Сохранить чарт как изображение в Yandex DataLens
Статья создана
Обновлена 19 марта 2026 г.
Вы можете сохранить чарт в формате PNG. Доступно для чартов в визарде, QL-чартов и чартов в Editor.
Чтобы сохранить чарт как изображение:
-
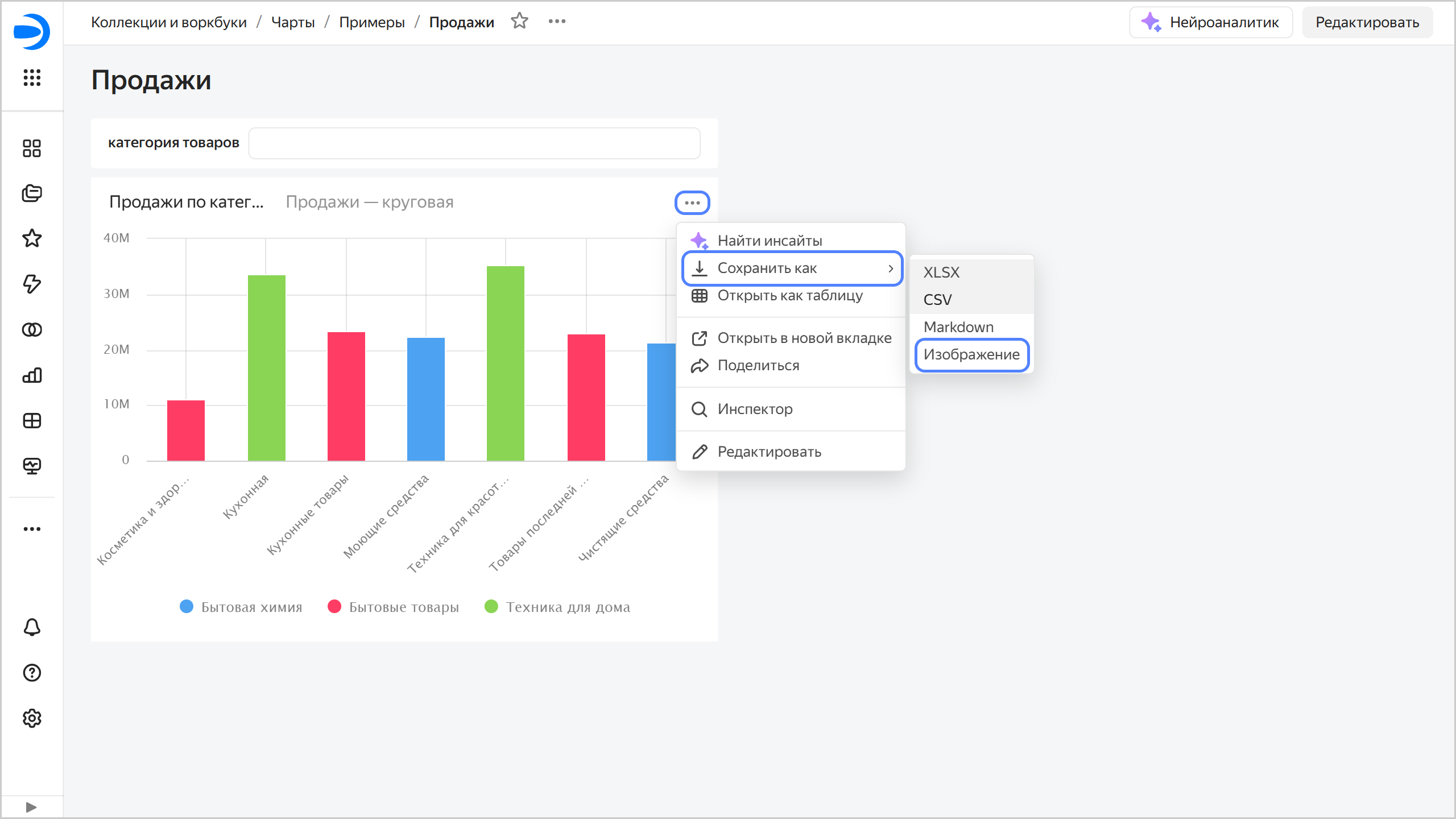
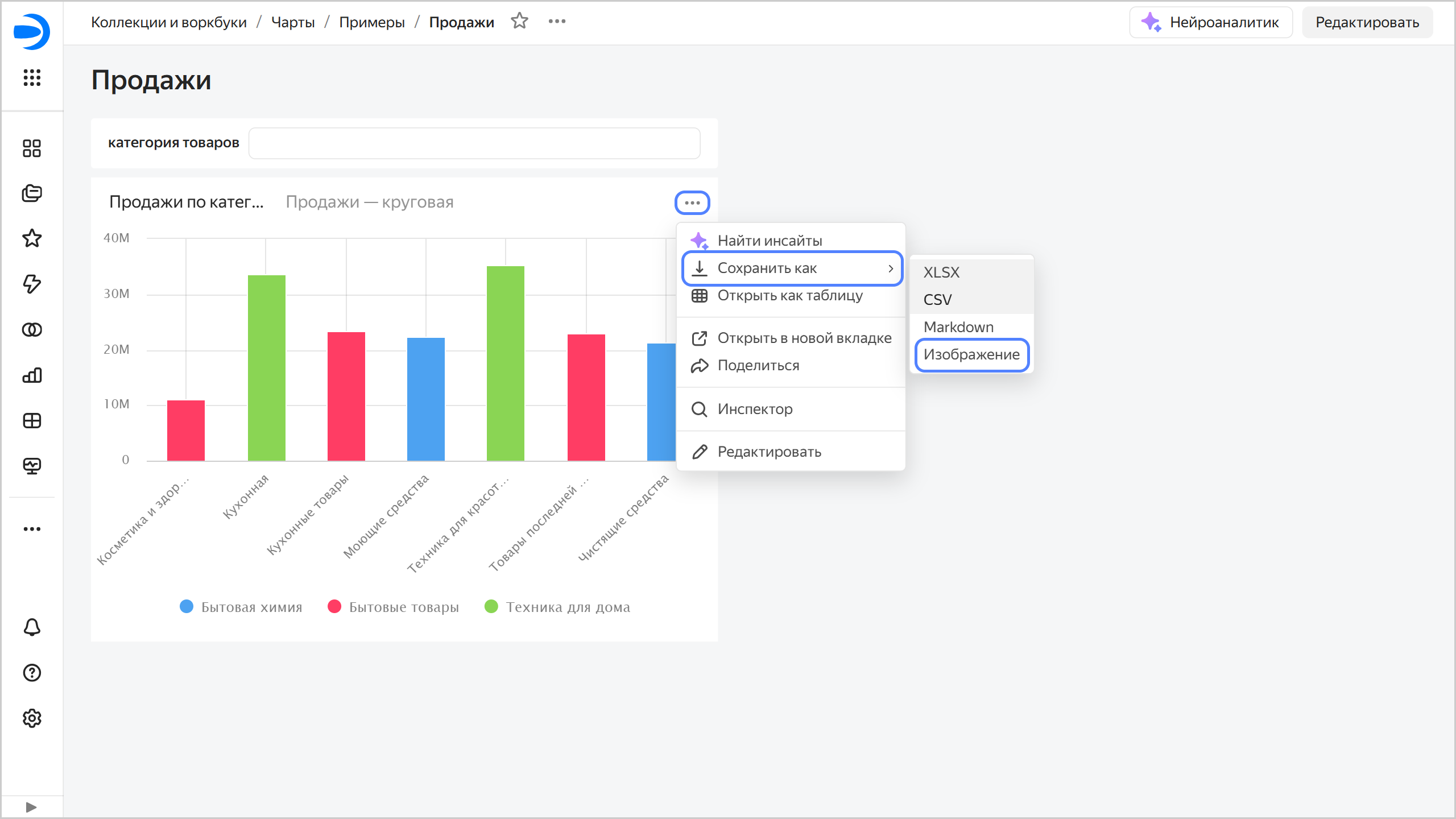
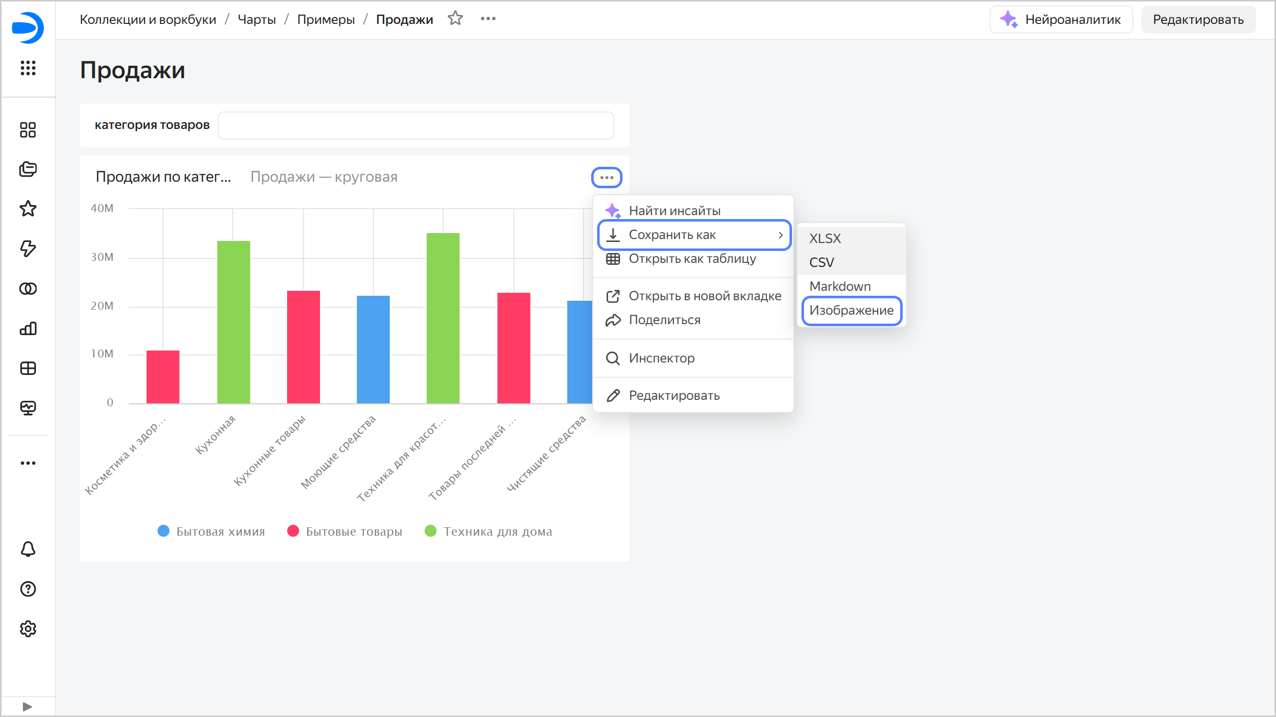
Откройте чарт и в правом верхнем углу чарта нажмите
→ Сохранить как → Изображение.
Или на дашборде у чарта вверху справа нажмите → Сохранить как → Изображение.Сохранить чарт на дашборде как изображение

-
Выберите разрешение:
- стандартное 800 x 600 px;
- широкоформатное 1600 x 720 px;
- укажите вручную другое.
-
При необходимости включите опцию Отображать элементы интерфейса.
-
Нажмите кнопку Скачать.