История изменений в Yandex DataLens в октябре 2024
- Изменения базовых возможностей
- Копирование связей вместе с виджетом
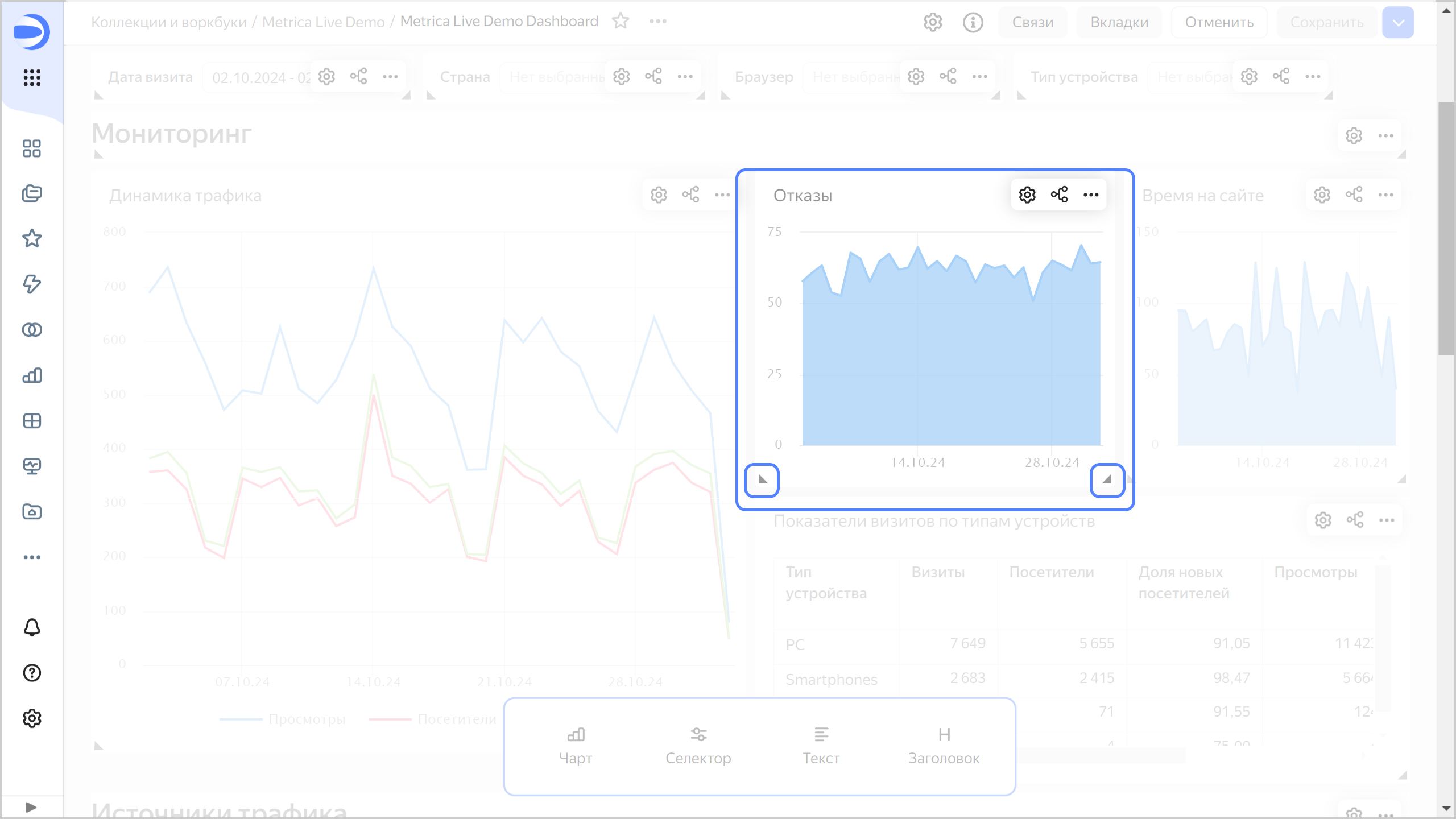
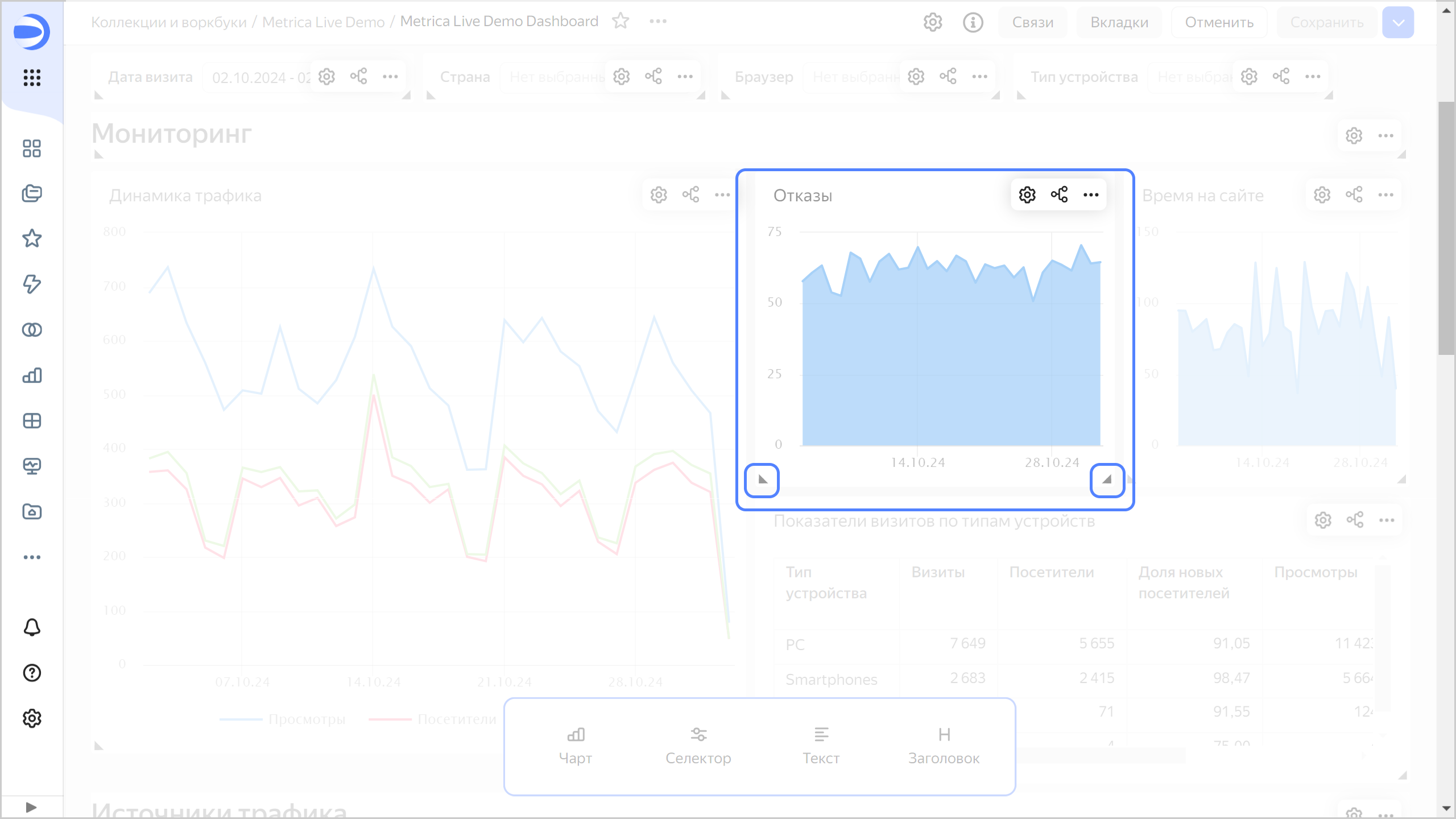
- Размер виджета на дашборде
- Тултипы в чартах
- Отключение связей на дашборде
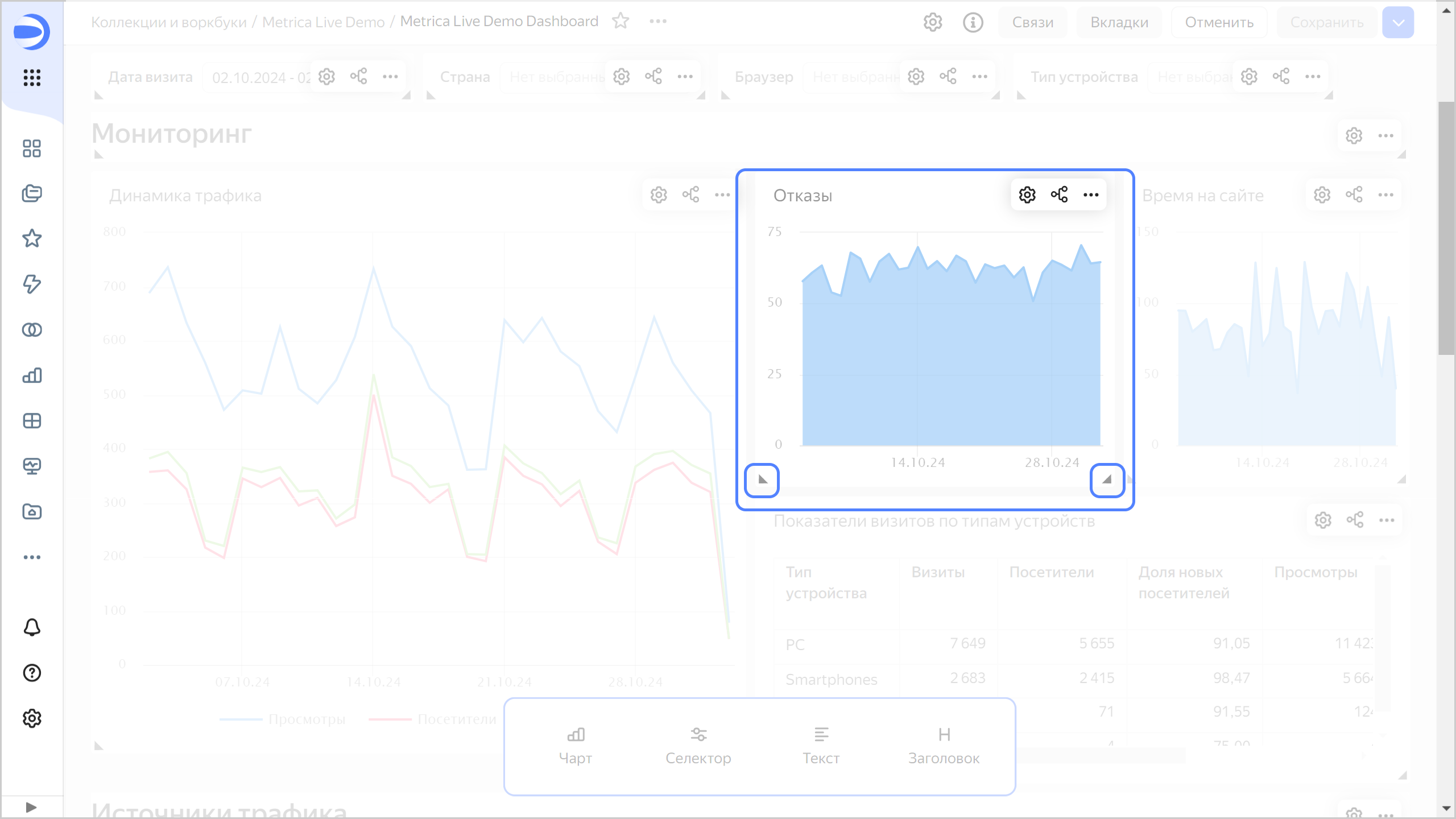
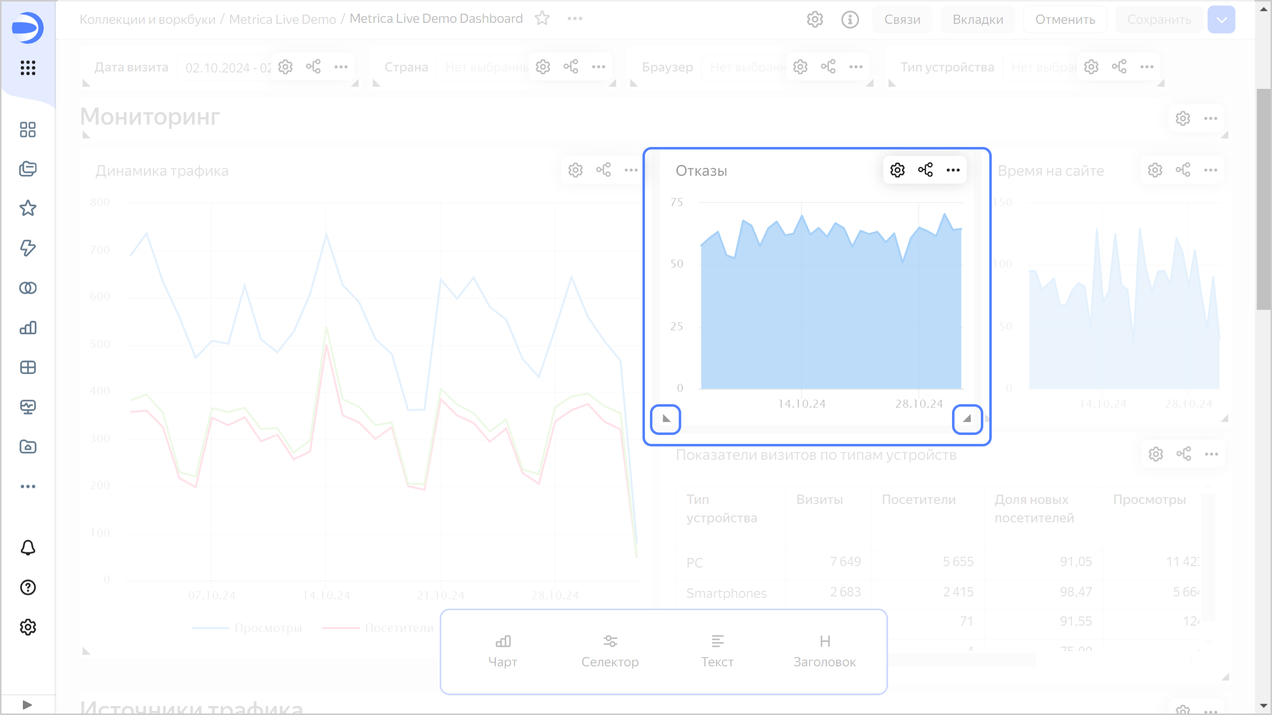
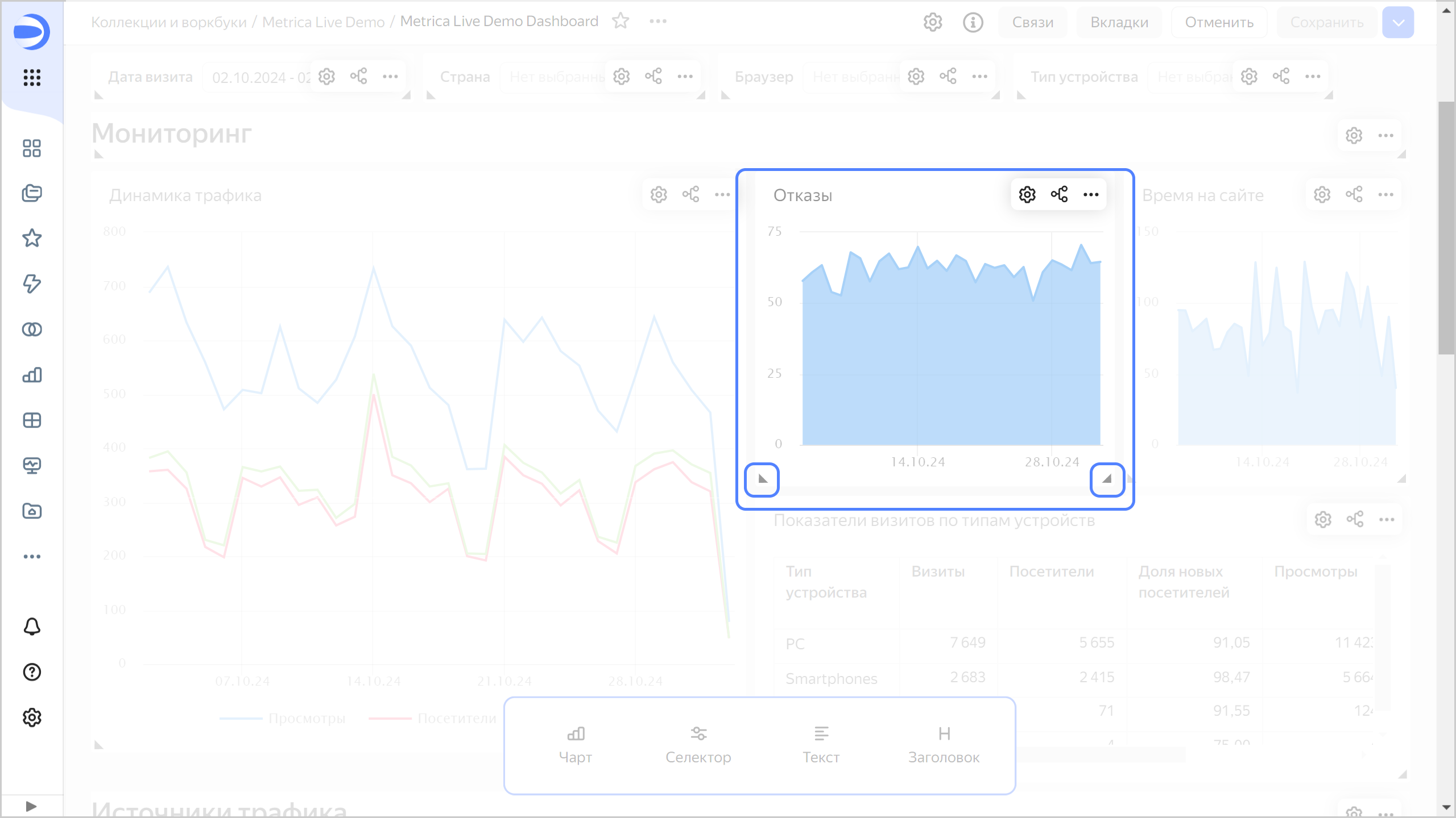
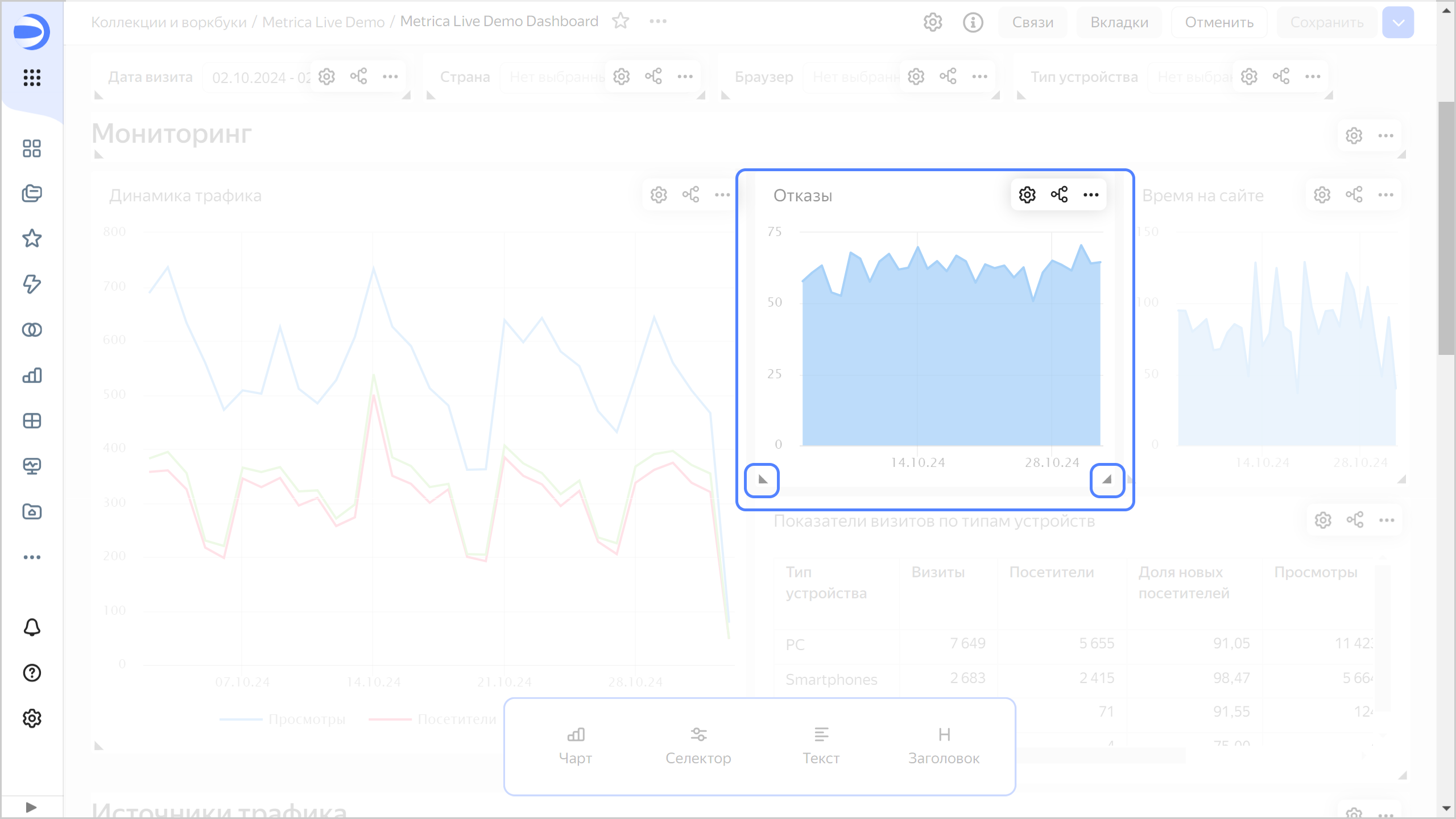
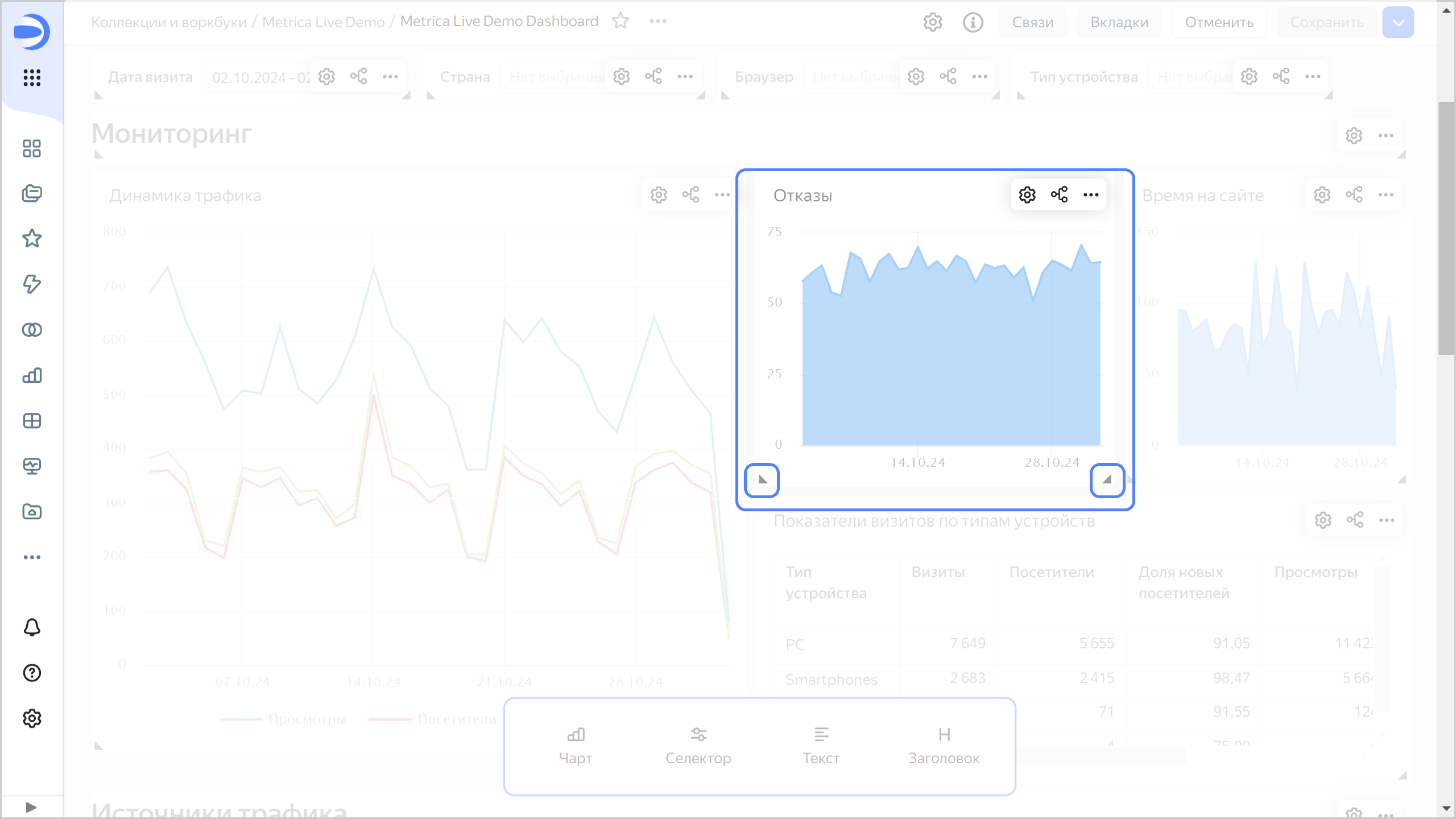
- Автопрокрутка на дашборде
- Исправления в воркбуках
- Операции сравнения для селектора
- Отображение осей X и Y в чартах
- Улучшения линейной диаграммы
- Раскраска точек в точечной диаграмме
- Исправления в QL-чартах типа «Индикатор»
- Отображение слоев в картах
- Исправления в таблицах
- Отключение сортировки по строкам в сводных таблицах
- Отображение линейных индикаторов
- Отображение комбинированных чартов с иерархией
- Изменения на панели инструментов редактирования текста
- Изменения, доступные в тарифном плане Business
Изменения базовых возможностей
Копирование связей вместе с виджетом
Теперь виджет копируется вместе со связями, если его вставить на ту же вкладку дашборда. Недоступно при вставке селектора в группу.
Размер виджета на дашборде
Размер виджета на дашборде теперь можно менять, потянув за оба нижних угла.

Тултипы в чартах
- В чартах появилась настройка Тултип, которая позволяет включить или отключить всплывающие подсказки при наведении на элемент чарта.
- Добавлены настройки для кастомизации отображения тултипов в картах.
Отключение связей на дашборде
Исправлена проблема, при которой после нажатия кнопки Отключить → все/чарты/селекторы сбрасывались настройки связей, которые еще не применили.
Автопрокрутка на дашборде
- Исправлена автопрокрутка страницы при перетаскивании элементов на дашборде в режиме редактирования.
- Исправлена проблема автопрокрутки дашборда в мобильной версии браузера
Safariпри возврате из режима просмотра чарта обратно на дашборд.
Исправления в воркбуках
- Скрыта некорректно работающая кнопка Запросить права для объектов воркбука, к которому нет доступа.
- Исправлена ошибка, при которой в окне воркбука вместо чартов отображались подключения, а вместо подключений — чарты.
Операции сравнения для селектора
Для селектора Поле ввода, который фильтрует по текстовому полю из датасета, добавили операции сравнения Больше, Меньше, Больше или равно и Меньше или равно.
Отображение осей X и Y в чартах
Добавлена настройка Ось на графике, которая позволяет скрыть все, что относится к оси X и Y. Доступно для чартов в визарде и QL-чартов.
Улучшения линейной диаграммы
Для линейной диаграммы теперь доступно:
- использование непрерывной оси;
- сортировка по показателю, если в секции Цвета указано измерение.
Раскраска точек в точечной диаграмме
Исправлена раскраска точек в точечной диаграмме при переименовании поля.
Исправления в QL-чартах типа «Индикатор»
- Исправлено отображение QL-чарта при изменении набора полей.
- Исправлена ошибка, при которой в окне создания связей на дашборде у QL-чартов не отображались правильные алиасы в списке выбора.
Отображение слоев в картах
Исправлена ошибка, при которой некорректно отображались слои в картах, которые давно созданы или не обновлялись.
Исправления в таблицах
Исправлены ошибки в таблицах, при которых:
- нарушалась раскраска и градиентная заливка таблицы для пустых (null) значений;
- в QL-чарте некорректно отображалась таблица при отсутствии данных;
- неправильно рассчитывалась ширина столбцов в таблицах с большим числом строк;
- неправильно рассчитывалась ширина столбцов для ячеек, в которых используются функции разметки;
- некорректно сортировались даты с пустыми (null) значениями;
- нарушалось отображение таблицы при закреплении двух и более столбцов;
- браузер зависал во время прокрутки таблицы;
- содержимое таблицы дублировалось при выделении всей страницы.
Отключение сортировки по строкам в сводных таблицах
Добавлена возможность отключить сортировку по строкам в сводных таблицах.
Отображение линейных индикаторов
Исправлены проблемы отображения линейных индикаторов, которые возникали:
- в таблице с масштабом, проставленным вручную;
- в таблице с заливкой столбца.
Отображение комбинированных чартов с иерархией
Исправлено отображение комбинированной диаграммы с иерархией и непрерывной осью.
Изменения на панели инструментов редактирования текста
На панели инструментов в окне редактирования текста:
- исправлено отображение команд по нажатию
/; - восстановлено отображение кнопок для добавления формул;
- добавлена кнопка Mermaid для режима
Разметка Markdown.
Изменения, доступные в тарифном плане Business
Изменения в отчетах
-
Улучшен экспорт отчетов:
- теперь имя файла при экспорте отчетов соответствует названию объекта в DataLens;
- оптимизирован размер экспортируемого в
pdfфайла; - теперь размеры страниц экспортируемого
pdfфайла соответствуют физическим размерам листаА3/A4; - исправлены ошибки прорисовки экспортируемого
pdfфайла; - исправлен порядок слоев в
pdfфайле.
-
Добавлено окно подтверждения при попытке уйти из интерфейса редактирования отчета с несохраненными изменениями.
-
Изменен минимальный размер виджета
Изображение. -
В меню создания объекта на странице воркбука отчет и дашборд теперь находятся рядом.
-
Появилась возможность мигрировать отчет в воркбук.
-
Исправлена ошибка, при которой изменение фона чарта не отображалось в области предпросмотра.
-
Исправлен текст в меню создания отчета.
Изменения в непубличном встраивании
- Тексты для ошибок токенов и зависимых объектов в непубличном встраивании стали более читаемыми. Теперь в них описывается возможная причина проблемы.
- Восстановлен текст ошибки
Настройки встраивания устарелидля виджетов в непубличном встраивании дашбордов. - Исправлена ошибка на мобильных устройствах, при которой значения селекторов встроенного дашборда сбрасывались, если нажать на один из его чартов.