Мониторинг оборудования
Некоторые ошибки системы могут быть связаны не с ошибками Kubernetes или других составляющих, а с отказом физического оборудования. Для мониторинга таких отказов Stackland предлагает готовое решение, которое собирает данные из различных источников: логов ядра, файловой системы sysfs, SMART
На этой странице вы узнаете, где можно просмотреть уведомления о состоянии оборудования и основные графики, а также получите информацию о том, при каких условиях срабатывают уведомления.
Дашборд Grafana
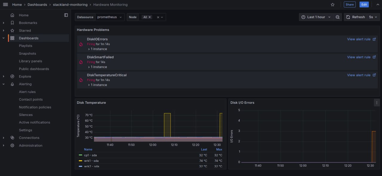
Мониторинг оборудования доступен на специальном дашборде:

Чтобы открыть дашборд с метриками мониторинга оборудования, перейдите по ссылке grafana.sys.<домен кластера> и откройте Dashbords > stackland-monitoring > Hardware Monitoring.
На дашборде в первом блоке возникают предупреждения о состоянии оборудования. Например, первое предупреждение на скриншоте — DiskIOErrors. Эта проверка отслеживает ошибки, возникающие при операциях чтения и записи данных на диск. Больше проверок можно увидеть ниже.
На двух графиках дашборда можно наблюдать за температурой диска — график Disk Temperature, и за ошибками ввода-вывода — график Disk I/O Errors.
Список проверок с уведомлениями
На дашборде появляются уведомления, которые сообщают о результатах проверок:
|
Название проверки |
Описание |
Как это работает |
|
DiskMissing |
Диск отсутствует |
Система сканирует доступные устройства хранения. Если ранее доступный диск не определяется системой, регистрируется ошибка DiskMissing. |
|
DiskIOErrors |
Ошибки чтения/записи на диске |
Во время операций чтения/записи система и дисковый контроллер обмениваются данными. Если возникают проблемы с чтением или записью, регистрируется ошибка DiskIOErrors. |
|
DiskSmartFailed |
Cбой SMART на диске |
Если один из атрибутов SMART достигает порогового значения, установленного производителем диска, регистрируется ошибка DiskSmartFailed. |
|
DiskSmartUnavailable |
Cбой SMART на диске |
Если технология SMART на диске не работает, и он больше не отправляет данных о состоянии оборудования, то регистрируется ошибка DiskSmartUnavailable. |
|
DiskConnection |
Проблемы с подключением |
Атрибут 199 в SMART показывает количество исправленных ошибок при передаче данных по SATA-шине. Его рост может указывать на проблемы с кабелем, подключением, контроллером или диском. Если значение атрибута выросло, регистрируется ошибка подключения DiskConnection. |
|
DiskTemperatureCritical |
Высокая температура диска |
Диски с поддержкой SMART отслеживают свою температуру и передают эти данные в систему. Если температура близка к максимальному предусмотренному значению, то регистрируется ошибка DiskTemperatureCritical. |