Дашборды в Yandex DataLens
ХК «Авангард» строит аналитические дашборды в Yandex DataLens

О чём эта история
Омский хоккейный клуб «Авангард»
С помощью Yandex DataLens клуб создал дашборд для бизнес‑пользователей с аналитикой продаж билетов и другой клубной продукции. Аналитика стала доступнее и оперативнее, а проверка гипотез и принятие решений — быстрее.

Построить аналитику для хоккейного клуба и ледовой арены
Основной продукт клуба — хоккейный матч. За сезон 2024‑2025 гг. на стадионе G‑Drive Арена прошло более 100 мероприятий, которые посетили около 700 тыс. человек. Кроме билетов и абонементов на хоккейные матчи, клуб продаёт фирменный мерч (на стадионе 10 точек продаж клубной атрибутики), поддерживает работу клубного телевидения, мобильного приложения и телеграм‑канала: например, билеты и абонементы на домашние матчи можно купить с помощью телеграм‑бота.
После возвращения в Омск и переезда на G‑Drive Арену увеличилась аудитория болельщиков, улучшилось качество сервисов, а вместе с ними и коммерческие показатели клуба. Выросла ценность данных и их аналитики: руководству нужно было оперативно оценивать эффективность билетно‑абонементной программы, мерчендайзинга, кейтеринга и других ключевых бизнес-юнитов. Кроме того, выросла клиентская CRM‑база — появилась потребность в клиентской аналитике.
Чтобы решить эти задачи, клубу требовалось построить аналитику и визуализацию данных из трёх источников: PostgreSQL, Microsoft SQL Server и «1С:Управление торговлей».
Для аналитики команде была нужна гибкая инфраструктура с быстрым и доступным масштабированием и отзывчивой поддержкой. Команду привлекли возможности Yandex DataLens
В этой статье:
Аккумуляция данных в Yandex Managed Service for ClickHouse® и дашборд в Yandex DataLens
За восемь месяцев организовали работу с данными — зафиксировали требования бизнес‑пользователей, мониторинг (триггеры и проверки качества данных), настроили получение и трансфер данных из разных источников, создали витрины и дашборд.
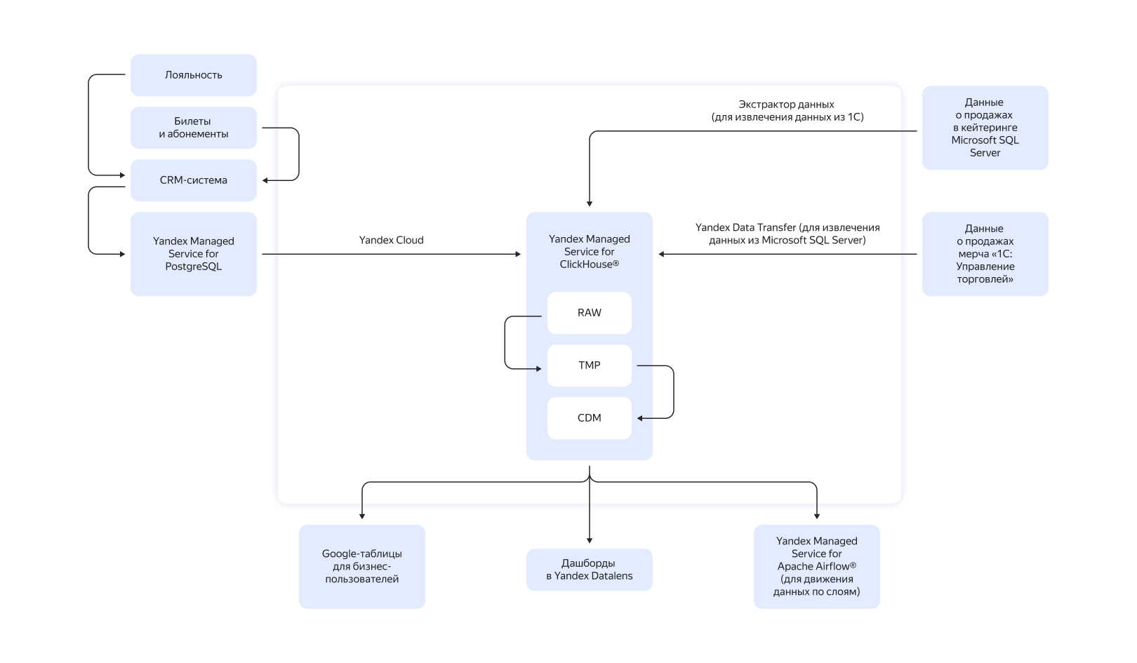
Для дашборда в Yandex DataLens использовали три источника — каждый из них хранит данные о доходах своего бизнес‑юнита. Информацию из Microsoft SQL Server, Yandex Managed Service for PostgreSQL и «1С:Управление торговлей» собирают в слой сырых данных в Yandex Managed Service for ClickHouse®.
Продажи билетов и абонементов поступают в реальном времени — эти данные критически важны, потому что от них зависят показатели других бизнес‑юнитов, например выручка с матча по мерчу и кейтерингу. Свежие данные из «1С:Управление торговлей» каждые три часа загружают в ClickHouse® с помощью специального экстрактора. Данные из PostgreSQL и Microsoft SQL Server переносят с помощью Yandex Data Transfer. Yandex Managed Service for Apache Airflow® по расписанию запускает скрипты, которые перемещают информацию из слоя сырых данных в промежуточный, а затем в CDM — слой широких витрин. Здесь формируются наборы для дашбордов и Google‑таблиц, которые бизнес-пользователи используют для планирования.




Схема движения данных
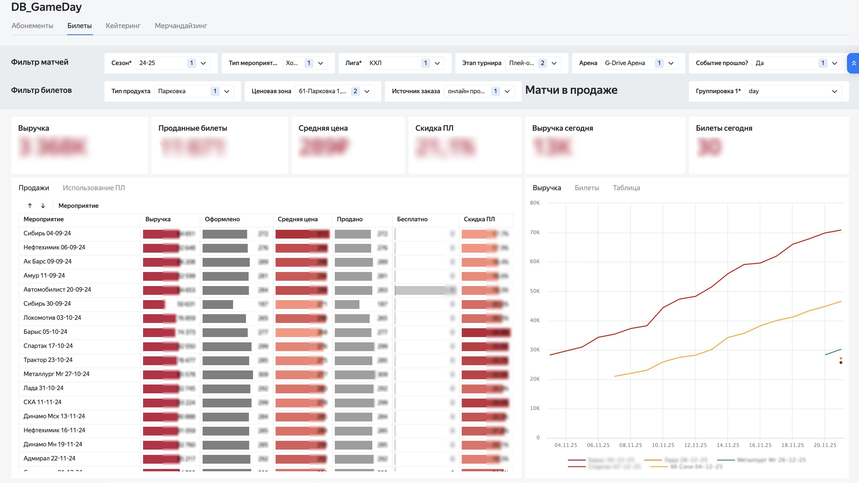
Дашборд отображает ключевые показатели бизнес‑юнитов клуба. Они разбиваются на дни или матчи по каждому юниту, а фильтры позволяют выбрать сезон, арену, тип мероприятия, лигу и этап турнира. Кроме того, у каждого юнита есть собственные фильтры, например ценовая категория для билетно-абонементной программы.
Доступные исследования и оперативная аналитика
Создание дашборда позволило клубу вести оперативную аналитику при затратах 50 тыс. рублей в месяц. Топ‑менеджеры оперативно получают ключевые показатели, а менеджеры продукта могут сами проводить аналитические исследования. Благодаря этому существенно снизилось количество запросов к аналитику команды. Ответственный менеджер раз в день просматривает аналитические отчёты. По результатам принимают управленческие решения и тестируют гипотезы, эффективность которых можно проверить в течение нескольких домашних серий матчей.
В будущем команда собирается расширить функциональность дашбордов и увеличить количество и глубину отчётов для бизнес‑пользователей. Клуб планирует считать LTV клиентов, метрики взаимодействия с продуктом, анализировать промокампании. Расчёты плановых показателей команда собирается перенести из Google‑таблиц в Yandex Managed Service for ClickHouse®. Кроме того, будут формировать отдельные отчёты по ключевым показателям для каждого домашнего матча.

