Простой дашборд из CSV-файла
Примечание
В рамках руководства все объекты будут создаваться и храниться в воркбуке. Если вы пользуетесь старой навигацией, создайте отдельную папку и работайте в ней.
Создать папку
- Перейдите на главную страницу
DataLens. - На панели слева выберите
Все объекты или Личная папка. - В правом верхнем углу нажмите Создать → Папку.
- Введите название папки.
- Нажмите кнопку Создать.
В этом руководстве будет продемонстрировано, как DataLens можно использовать для исследования зависимостей, например:
- Цвет глаз и цвет волос супергероя от его пола.
- Цвет глаз и цвет волос от его принадлежности к лагерю хороших или плохих.
В качестве исходных данных будет использоваться файл SuperHeroes.csv с информацией о супергероях — имя, пол, раса, издатель комиксов и т. д. Скачайте
Для визуализации и исследования данных подготовьте DataLens к работе, затем выполните следующие шаги:
- Создайте воркбук.
- Создайте подключение.
- Создайте датасет.
- Создайте чарт — столбчатая диаграмма.
- Создайте чарт — кольцевая диаграмма.
- Создайте дашборд и добавьте на него чарты.
- Добавьте селекторы на дашборд.
- Приступите к исследованию зависимостей и данных о супергероях.
Перед началом работы
Чтобы начать работать с DataLens:
- Войдите
в ваш аккаунт на Яндексе. Если у вас еще нет аккаунта, создайте его. - Откройте главную страницу
DataLens. - Нажмите Начать в облаке.
- Подтвердите, что ознакомились с Условиями использования
и принимаете их и нажмите кнопку Войти.
-
Войдите
в ваш аккаунт на Яндексе. -
Откройте главную страницу
DataLens. -
Нажмите Начать в облаке.
-
Выберите один из вариантов:
-
Если у вас уже есть организация, выберите ее в выпадающем меню на вкладке Организации и нажмите DataLens.
Примечание
Для активации экземпляра DataLens пользователю нужна роль
adminилиowner. Подробнее про роли см. в разделе Управление доступом в Yandex Identity Hub. -
Если у вас есть облако, но нет организации, нажмите Добавить новый DataLens. В открывшемся окне введите название и описание организации и нажмите Создать организацию и DataLens. Подробнее о работе с организациями см. в разделе Начало работы с организациями.
-
Если у вас возник технический вопрос по работе сервиса, обратитесь в службу поддержки
Создайте воркбук
- Перейдите на главную страницу
DataLens. - На панели слева выберите
Коллекции и воркбуки. - В правом верхнем углу нажмите Создать → Создать воркбук.
- Введите название воркбука —
Практические руководства. - Нажмите кнопку Создать.
Создайте подключение
Создайте подключение к файлу с исходными данными.
-
В правом верхнем углу воркбука нажмите Создать →
Подключение. -
В разделе Файлы и сервисы выберите подключение Файлы.
-
Нажмите кнопку
Загрузить файлы. -
Выберите файл SuperHeroes.csv. Дождитесь, когда на экране появится содержимое таблицы.
-
Нажмите кнопку Создать подключение.

-
Введите название подключения —
SuperHeroesи нажмите кнопку Создать.
Создайте датасет
Создайте датасет на базе подключения SuperHeroes:
-
На странице подключения в правом верхнем углу нажмите кнопку Создать датасет.
-
Перейдите на вкладку Поля.
-
Создайте поле с показателем количества супергероев:
-
Продублируйте поле
Name— в правой части строки с полем нажмите и выберите Дублировать. -
Переименуйте дубликат поля
Name (1)вHeroes count: нажмите на имя поля, удалите текущее имя и введите новое. -
В столбце Агрегация выберите Количество уникальных. Поле с агрегацией поменяет цвет на синий: оно стало показателем.

-
-
Сохраните датасет:
- В правом верхнем углу нажмите кнопку Сохранить.
- Введите название датасета —
SuperHeroes datasetи нажмите кнопку Создать.
Создайте чарт — столбчатая диаграмма
Для визуализации разделения супергероев по принадлежности к лагерю хороших или плохих создайте чарт — столбчатую диаграмму:
-
На странице датасета в правом верхнем углу нажмите кнопку Создать чарт.
-
Добавьте в чарт признак принадлежности к лагерю хороших или плохих. Для этого из раздела Измерения перетащите поле
Alignmentв секцию X. -
Добавьте в чарт количество супергероев. Для этого из раздела Показатели перетащите поле
Heroes countв секцию Y. -
Отсортируйте столбцы по количества супергероев. Для этого из раздела Показатели перетащите поле
Heroes countв секцию Сортировка.
-
Добавьте на график цветовое разделение супергероев по признаку принадлежности к лагерю хороших или плохих. Для этого из раздела Измерения перетащите поле
Alignmentв секцию Цвета. -
Переопределите цвета значений измерения
Alignment:-
Нажмите значок
в секции Цвета (значок появляется при наведении указателя на секцию). -
Выберите цвета: good — зеленый, neutral — синий, bad — красный, unknown — оранжевый.
-
Нажмите кнопку Применить.

-
-
Добавьте на график подписи с количеством супергероев. Для этого из раздела Показатели перетащите поле
Heroes countв секцию Подписи.
-
Сохраните чарт:
- В правом верхнем углу нажмите кнопку Сохранить.
- В открывшемся окне введите название чарта
SuperHeroes — alignmentи нажмите кнопку Сохранить.

Создайте чарт — кольцевая диаграмма
Для отображения количества героев каждого пола создайте кольцевую диаграмму.
-
Создайте копию чарта, созданного на предыдущем шаге:
-
В правом верхнем углу нажмите значок
→ Сохранить как копию.
-
В открывшемся окне введите название нового чарта
SuperHeroes — genderи нажмите кнопку Сохранить.
-
-
Выберите тип визуализации Кольцевая диаграмма.

-
Замените цветовое разделение супергероев по принадлежности к лагерю хороших или плохих на цветовое разделение по половой принадлежности. Для этого из раздела Измерения перетащите поле
Genderв секцию Цвет и наведите его над полемAlignment, пока то не станет красным. -
Переопределите цвета значений измерения
Gender:- Нажмите значок
в секции Цвета (значок появляется при наведении указателя на секцию). - Выберите цвета: Female — розовый, Male — синий, unknown — оранжевый.
- Нажмите кнопку Применить.
- Нажмите значок
-
Установите отображение количества супергероев для каждого пола в процентах:
- Нажмите значок перед названием поля в секции Подписи.
- В поле Значение подписи выберите
В процентах, затем нажмите кнопку Применить.

-
Сохраните чарт — в правом верхнем углу нажмите кнопку Сохранить.

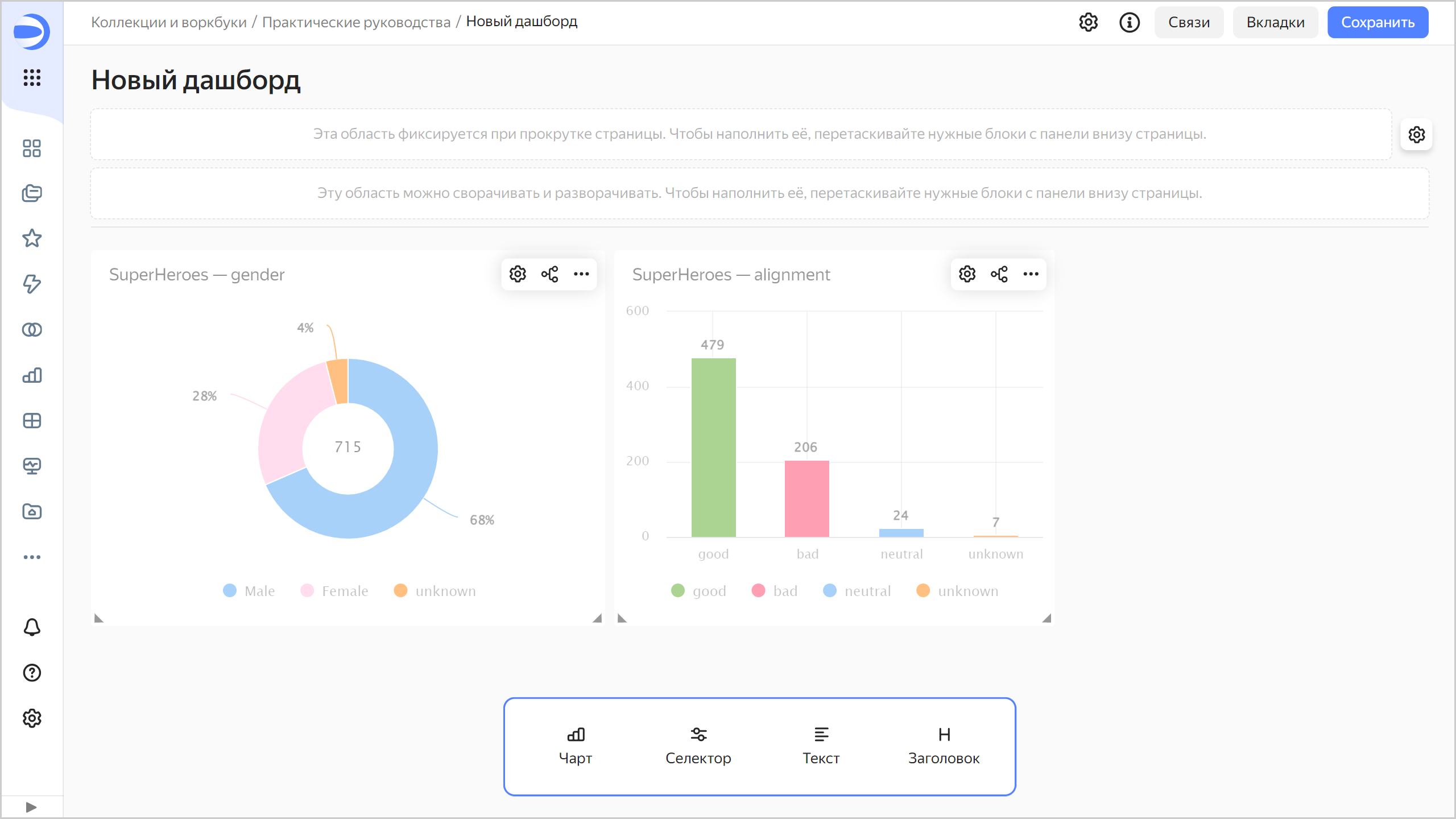
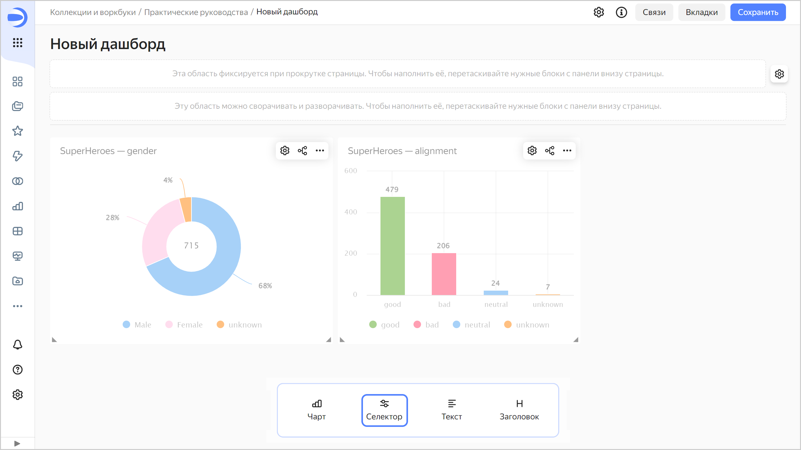
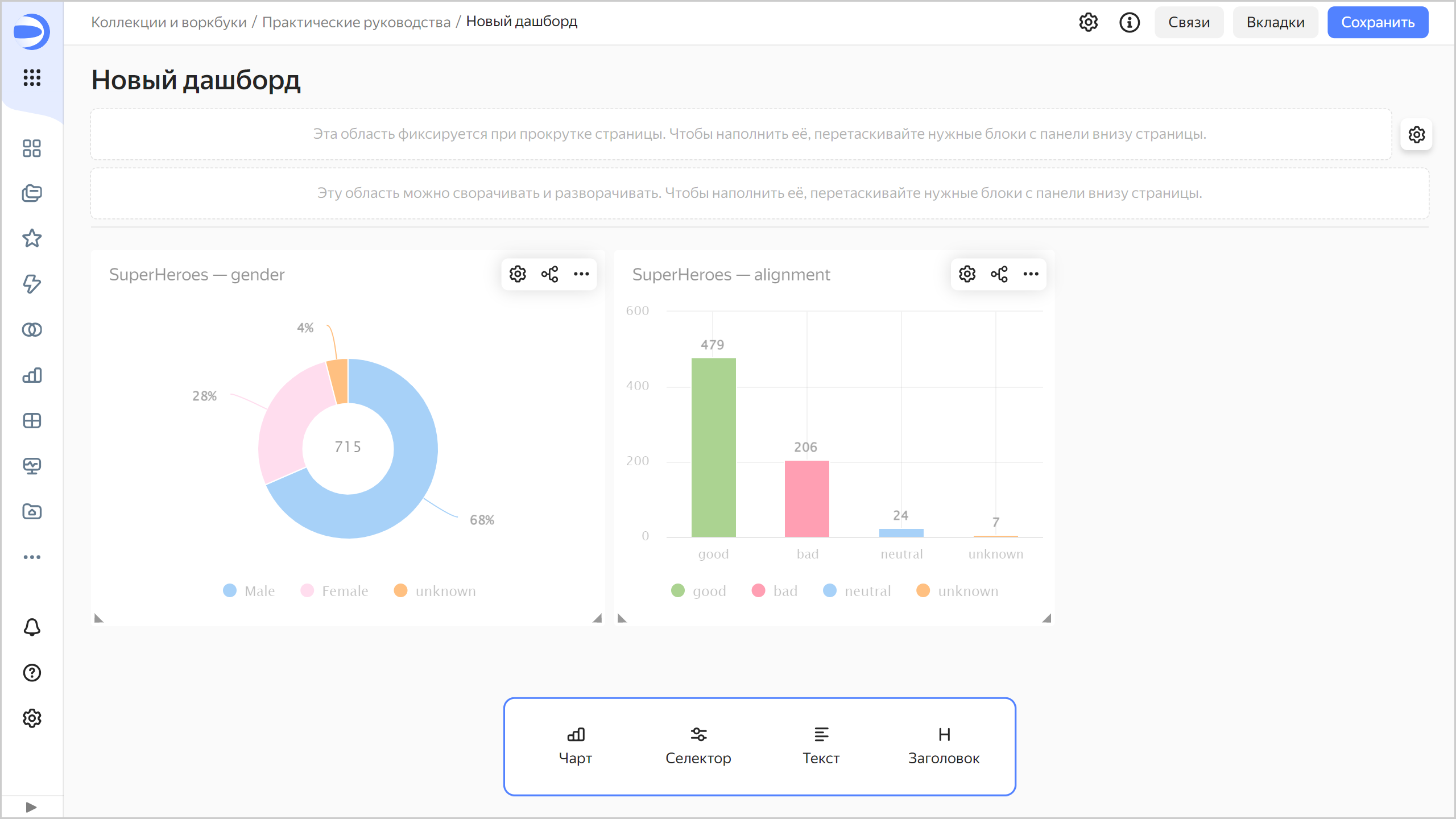
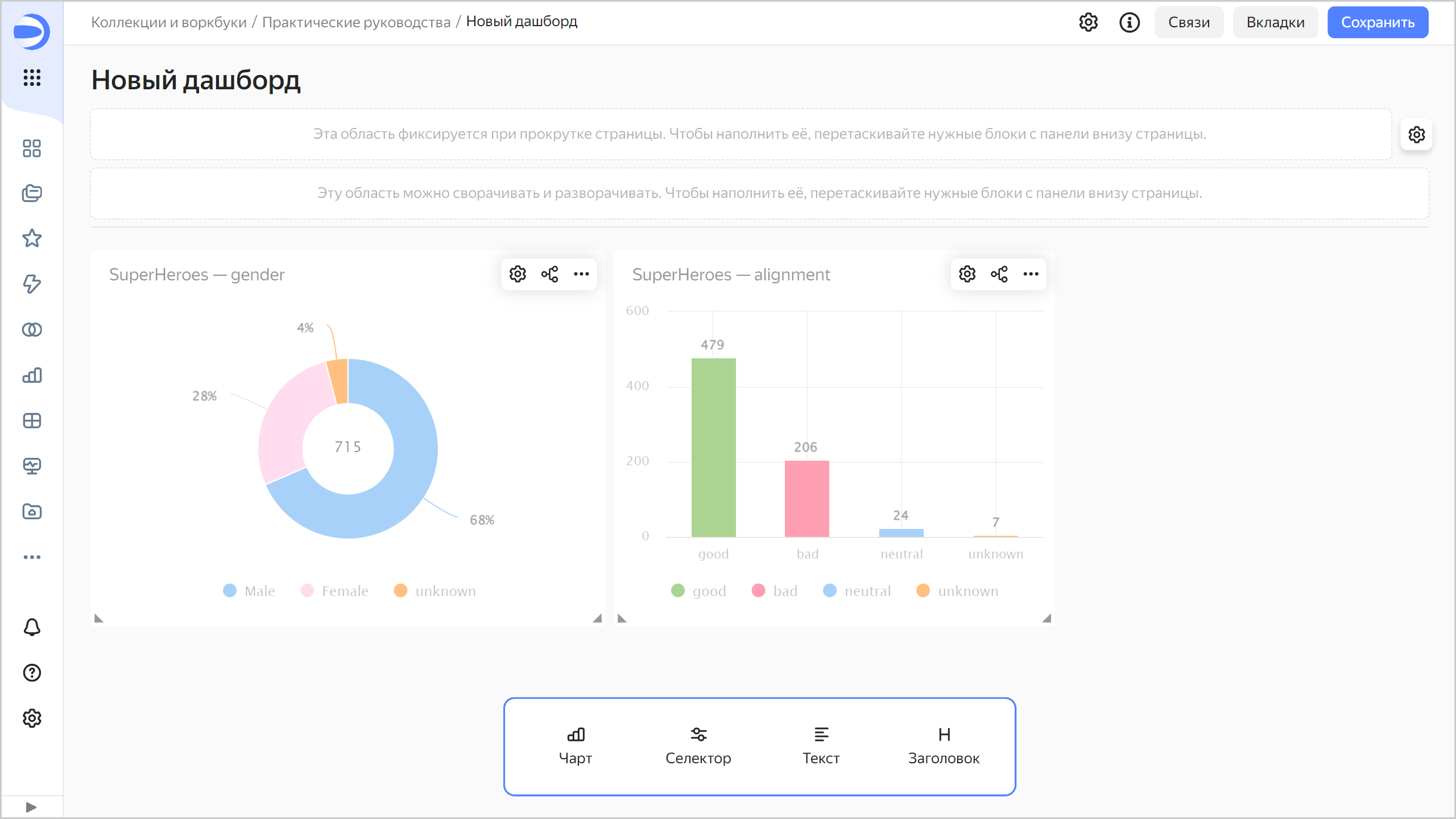
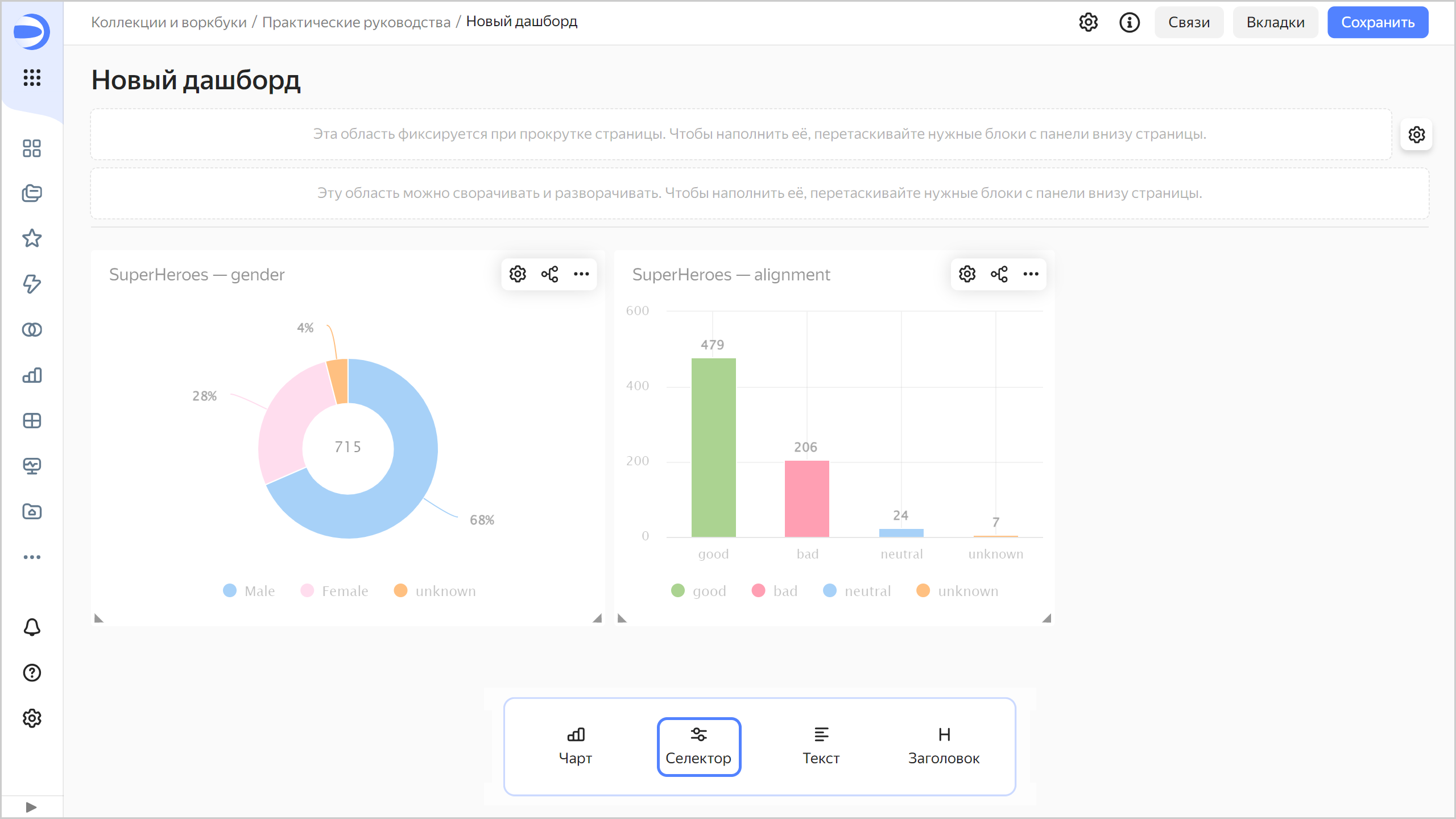
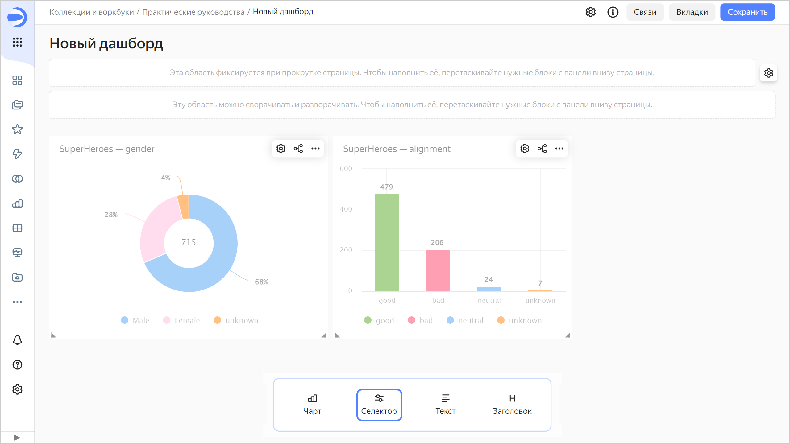
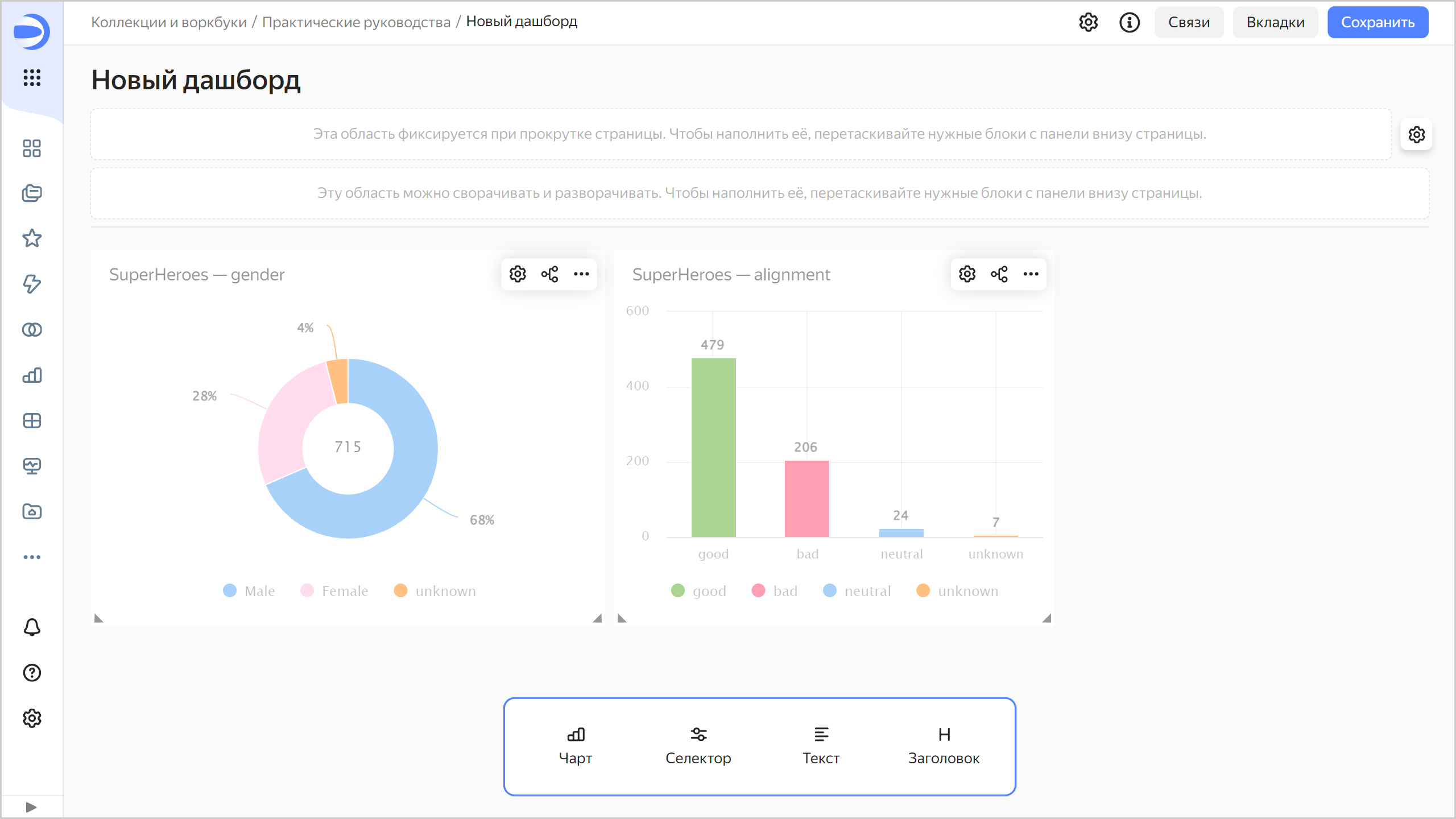
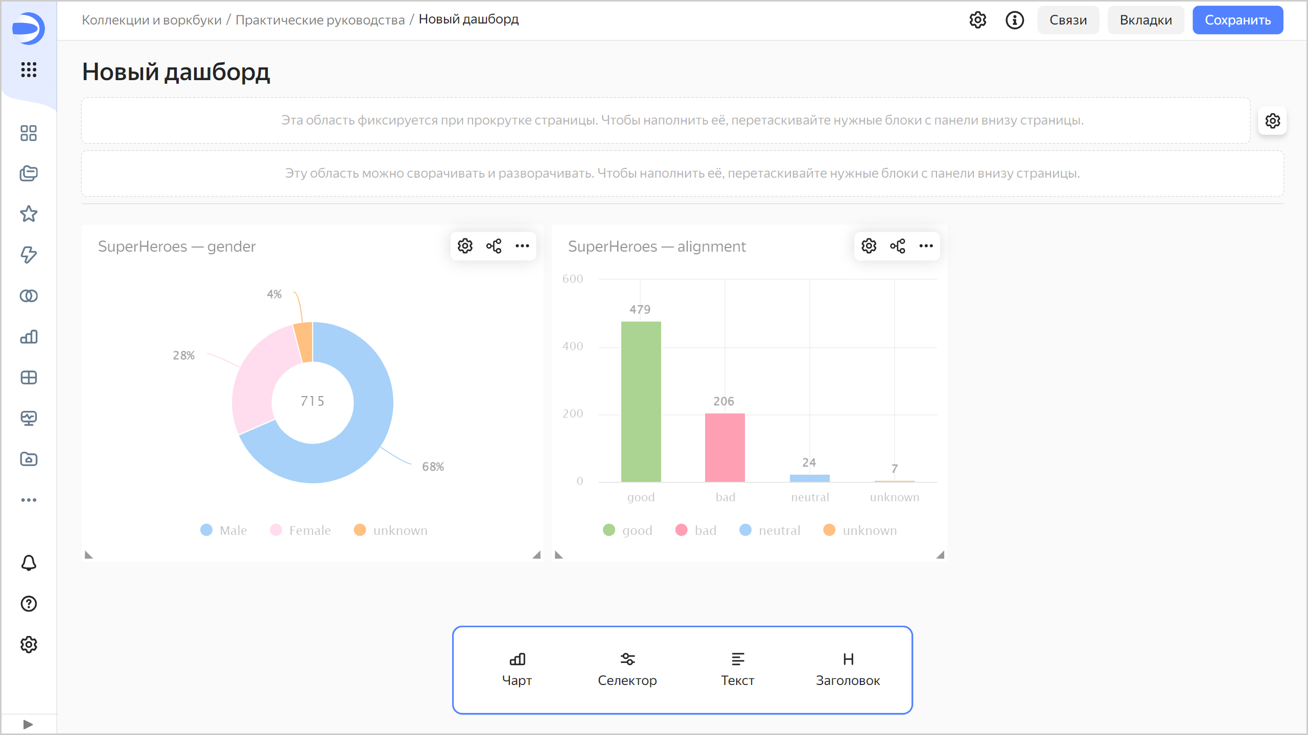
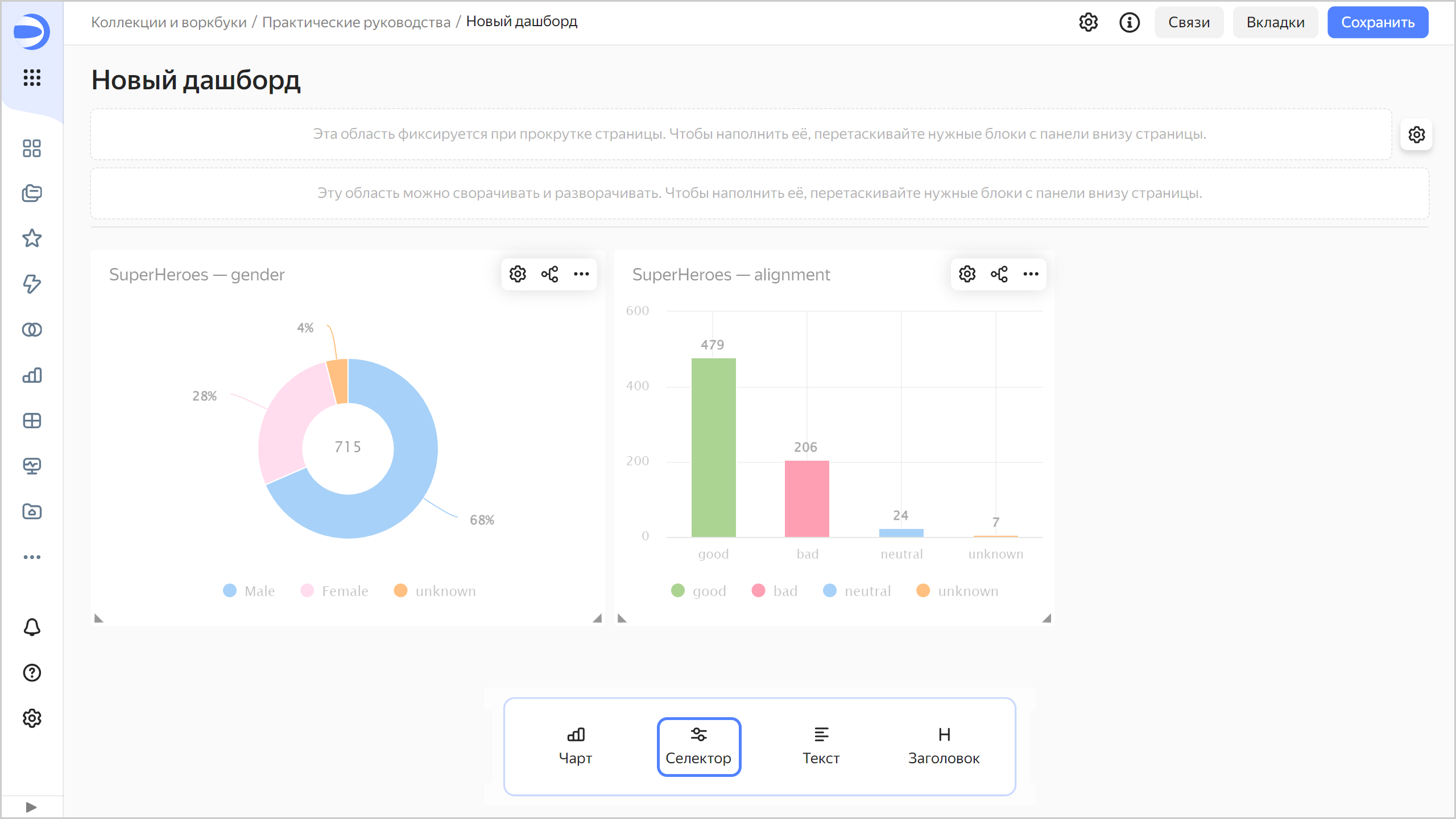
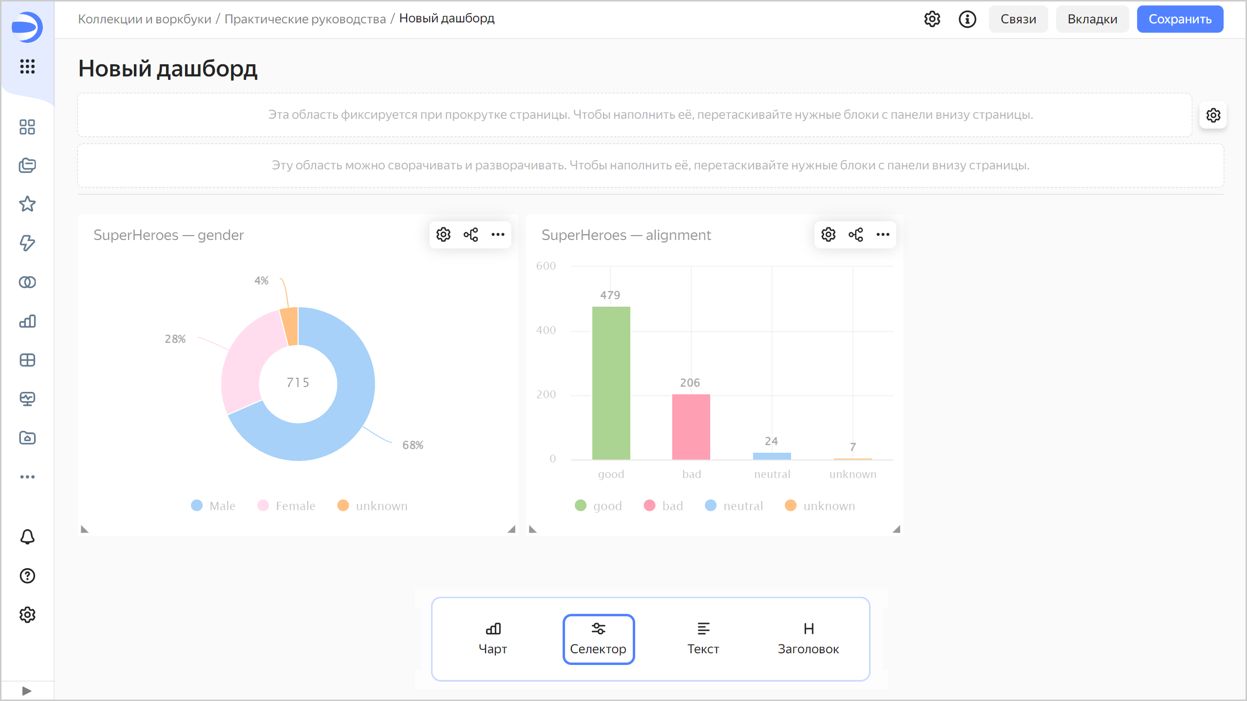
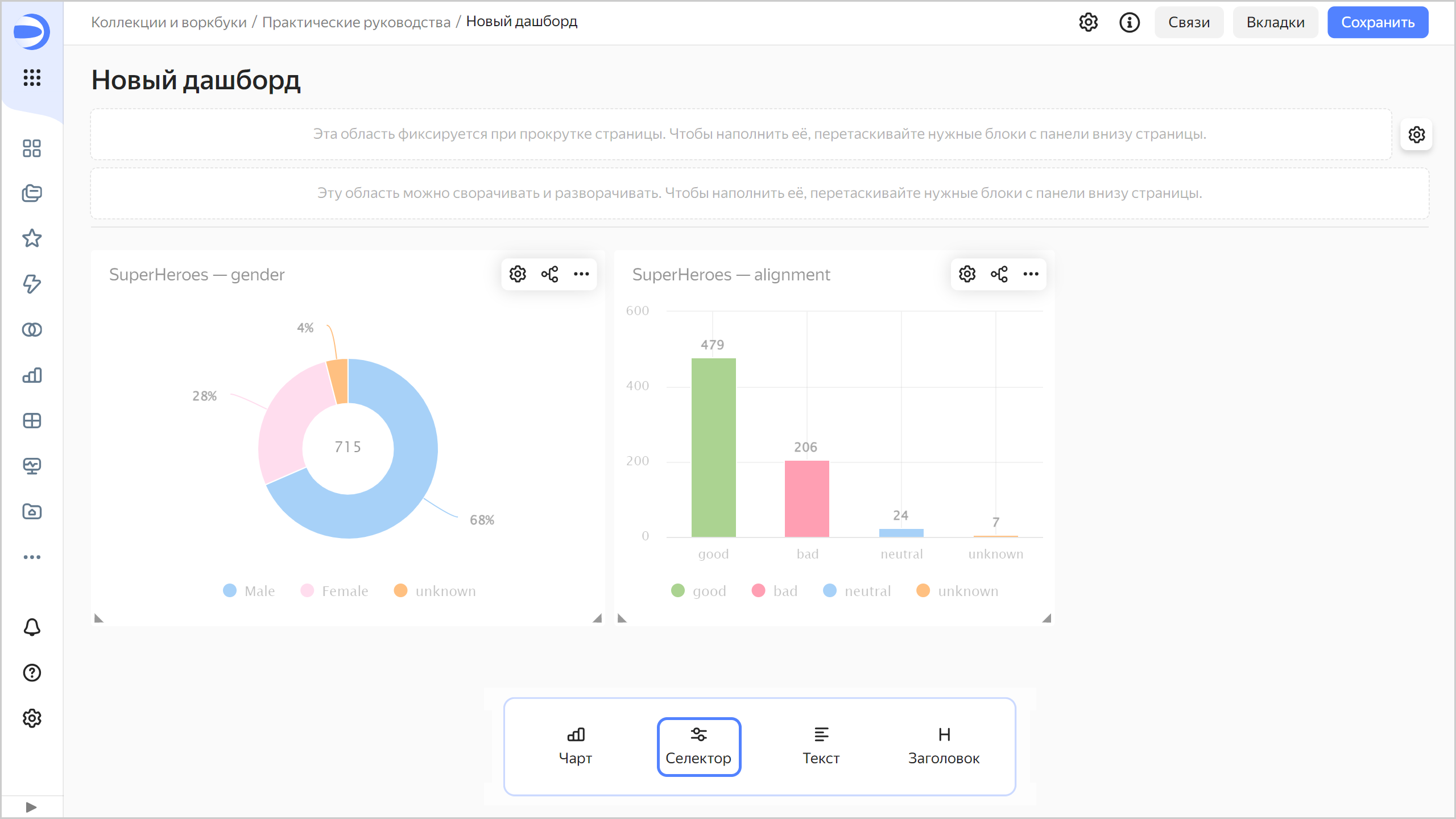
Создайте дашборд и добавьте на него чарты
Создайте дашборд, на который будут добавлены чарты и другие виджеты:
-
На панели слева выберите
Коллекции и воркбуки и перейдите в воркбукПрактические руководства. -
В правом верхнем углу нажмите Создать →
Дашборд. -
На панели в нижней части страницы зажмите
Чарт и перетащите его в нужную область.
-
В открывшемся окне нажмите кнопку Выбрать.
-
Выберите чарт
SuperHeroes — gender. -
Нажмите кнопку Добавить.

-
Повторите шаги 3-6, чтобы добавить чарт
SuperHeroes — alignment. -
Установите размеры чартов с помощью мыши и расположите их на дашборде в удобном для вас порядке.

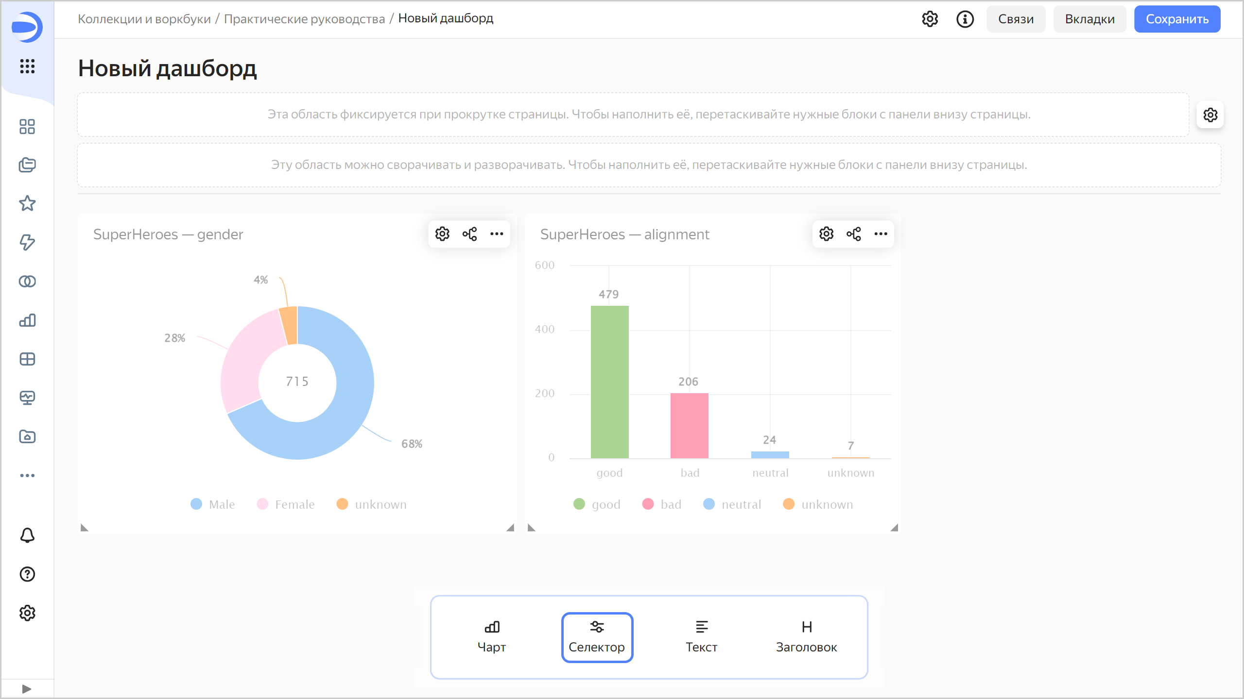
Добавьте селекторы на дашборд
Добавьте селекторы, чтобы фильтровать супергероев по цвету глаз (поле Eye color) и цвету волос (поле Hair color):
-
На панели в нижней части страницы зажмите
Селектор и перетащите его в нужную область.
-
Добавьте селектор по цвету глаз:
- Выберите датасет
SuperHeroes dataset. - Выберите поле
Eye color. - Включите опцию Множественный выбор.
- Нажмите кнопку Сохранить.

- Выберите датасет
-
Добавьте селектор по цвету волос:
- Убедитесь, что выбран датасет
SuperHeroes dataset. - Выберите поле
Hair color. - Включите опцию Множественный выбор.
- Нажмите кнопку Сохранить.
- Убедитесь, что выбран датасет
-
Расположите селекторы на дашборде в удобном для вас порядке.
-
Сохраните дашборд:
- В правом верхнем углу дашборда нажмите кнопку Сохранить.
- Введите название дашборда
SuperHeroes dashboardи нажмите кнопку Создать.
-
Дашборд готов.

Исследуйте данные о супергероях
-
Примените различные фильтры и исследуйте зависимости цвета глаз и волос от пола и лагеря супергероя.

В датасете, который был исследован, прослеживаются следующие зависимости:
- С черными глазами больше мужчин, а с зелеными — женщин.
- С голубыми глазами больше хороших, а с красными — плохих.
- С красными волосами больше женщин, а с черными — мужчин.
- С серыми волосами больше плохих, а с коричневыми — хороших.
-
Далее вы можете:
- создать новые показатели в датасете, например, средний рост (среднее от поля
Height) и средний вес (среднее от поляWeight) супергероев; - добавить на дашборд новые чарты, например, индикатор с количеством супергероев или столбчатую диаграмму с количеством супергероев по издательствам;
- добавить на дашборд новые селекторы, например, для выбора издательства или расы супергероев;
- попробовать найти новые закономерности.
- создать новые показатели в датасете, например, средний рост (среднее от поля