Что такое сквозная аналитика
Вы заметили, что делать покупки в интернет-магазинах стало гораздо проще? С первых шагов (вернее, кликов) магазин начинает вам подсказывать:
- Вот товары, похожие на те, что вы смотрели или покупали раньше, и обратите внимание — сейчас у нас сезонные скидки.
- Вот пункты доставки, ближайшие к вашему дому.
- А вот это — товары, которые тоже могут вам пригодиться. Например, купили рюкзак для походов — не забудьте про трекинговые ботинки и крем от комаров.
Такая забота о покупателе возможна потому, что магазин внедрил инструменты сквозной аналитики.
Быт, о котором мы только мечтаем — холодильник, который сам закажет заканчивающиеся продукты ваших любимых марок, или входная дверь, которая напомнит взять зонтик, потому что сегодня у вас запланирована прогулка с друзьями, а к вечеру ожидается дождь — это всё тоже будущие проявления сквозной аналитики (конечно, вместе с другими технологиями, такими как интернет вещей и пр.).
На самом деле, сквозная аналитика — это гораздо больше и глубже.
Сквозная аналитика — это современный подход к изучению данных, ориентированный на поддержку принятия решений.
Сквозная аналитика преследует две цели:
- объединить данные из различных источников и выявить скрытые взаимосвязи, тенденции и неочевидные закономерности;
- представить результаты в наглядном и простом для понимания виде, чтобы с ними было легко работать. Если речь идет о конечных пользователях — это могут быть интеллектуальные подсказки, которые встраиваются в различные приложения (о них мы говорили в самом начале статьи). Но чаще всего для профессиональной работы с данными создаются дашборды — интерактивные страницы с графиками, диаграммами, таблицами и ключевыми показателями. Кликнув на любой сводный показатель, можно посмотреть исходные данные, из которых сложилось это значение — этот процесс называется детализацией. Часто говорят, что по клику можно «провалиться» в детальные данные (в английском языке используют термин drill-down — «просверлить» сводный показатель, чтобы заглянуть внутрь).
Для чего и как используется сквозная аналитика
Идея сквозной аналитики родилась как ответ на лавинообразный рост объемов данных, которые оказались в распоряжении человека благодаря автоматизации (когда многие процессы стали оцифрованными) и интернету. Чтобы охарактеризовать новую реальность, придумали даже специальный термин — большие данные (big data). Особенности больших данных описывают тремя V:
- Volume — огромные объемы;
- Variety — разнообразие;
- Velocity — высокая скорость поступления и обработки.
Скоро стало понятно, что собираемые данные имею большую ценность — это «нефть» цифровой экономики. Но прежними методами, с помощью таблиц Excel, с новыми задачами справляться сложно. И поэтому были разработаны инструменты следующего поколения, способные не только пропускать через себя насыщенные информационные потоки, но и перерабатывать разрозненные данные в целостную картину. Такой подход помогает бизнесу лучше понимать причины роста и падения спроса, улавливать тенденции, строить прогнозы, а значит — выгодно инвестировать, сохранять устойчивость в любых обстоятельствах и постоянно развиваться.
Где востребована сквозная аналитика
Наиболее частые сценарии применения сквозной аналитики — анализ трафика корпоративных сайтов и электронная коммерция, т.е. розничные продажи через интернет. На любом сайте и в любом интернет-магазине сегодня установлены счетчики Яндекс Метрики или Google Analytics. С их помощью можно посмотреть типичный «путь пользователя» (последовательность переходов по страницам сайта) и понять, как лучше расположить и представить информацию о товарах и услугах, привлечь внимание к рекламным акциям, сделать более удобным весь процесс интернет-покупок. Особенно важно связать интернет-статистику с данными реального физического мира, которые фиксируются в учетных системах CRM и 1С. Для таких задач — объединения данных из разных источников — идеально подходят инструменты сквозной аналитики.
Сетевые ретейлеры используют сквозную аналитику для планирования закупок, расширения розничной сети, оптимизации перевозок. Причем речь идет не только о долгосрочных стратегических решениях, но и о ежедневном оперативном управлении. Например, для логистов данные из систем геопозиционирования корпоративного автотранспорта накладывают на географические карты, объединяя с информацией о погоде, пробках на дорогах и расходах на топливо — это помогает выстраивать маршруты доставки товаров в магазины или управлять работой курьерской службы.

Финансовые компании одними из первых начали использовать сквозную аналитику — без нее невозможно свести в общую картину десятки факторов, на которые обращают внимание при работе с ценными бумагами или выдаче кредитов.
Для промышленности сегодня самая актуальная тема — создание «цифровых предприятий» (digital enterprise), где все производственные операции моделируются и управляются в специализированных информационных системах. С помощью сквозной аналитики удается выявлять нарушения в производственных процессах и «докапываться» до их первопричин, а значит — уменьшать простои оборудования и вредные выбросы, экономить сырье и энергию, на порядки повышать качество продукции.
Yandex DataLens как инструмент аналитики
С данными сегодня работают не только профессиональные аналитики, привыкшие к таблицам, схемам и расчетам. Чтобы концепция сквозной аналитики стала всепроникающей, нужны инструменты, которые просты и удобны, как смартфон — интуитивно понятные, привлекательные, быстрые.
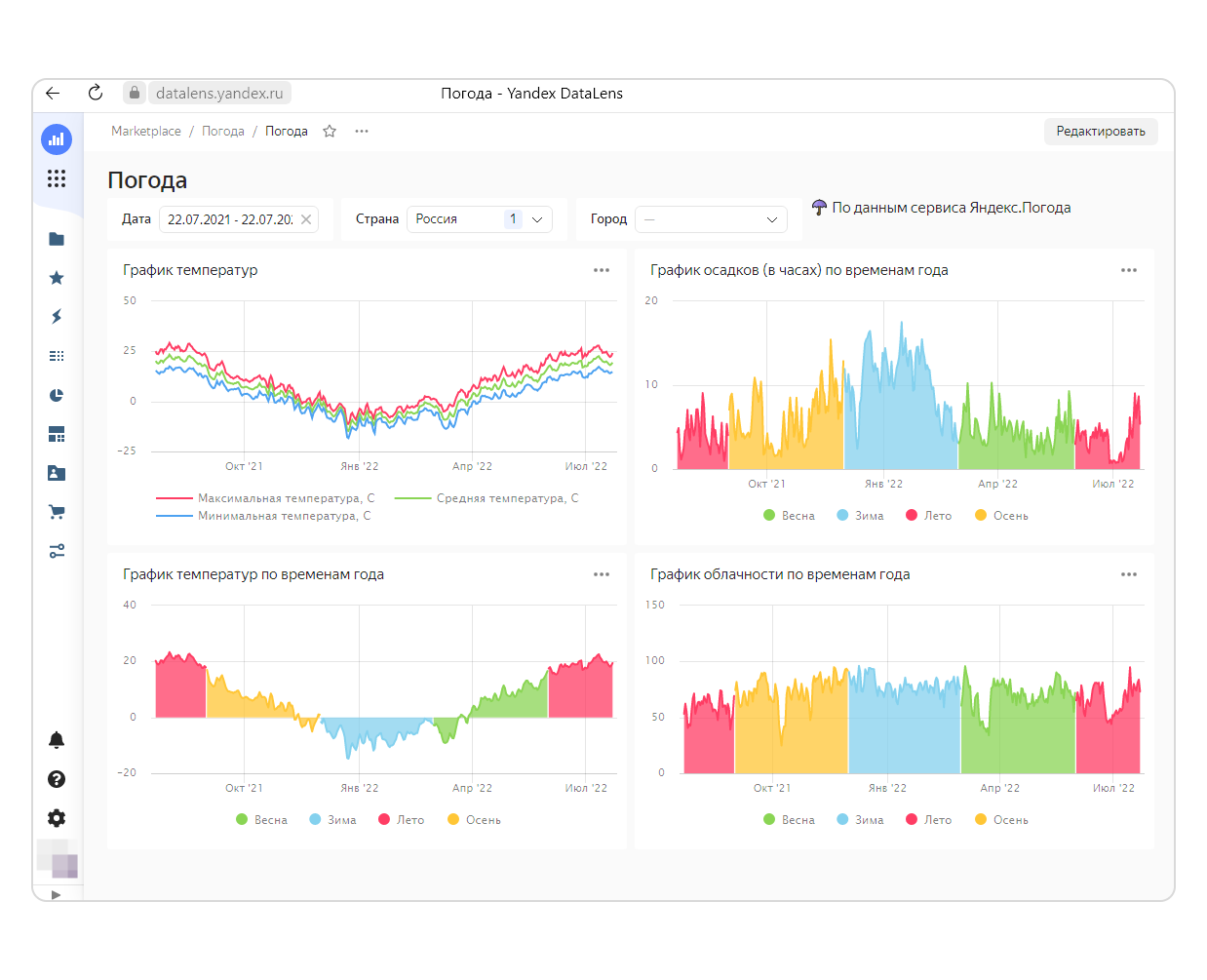
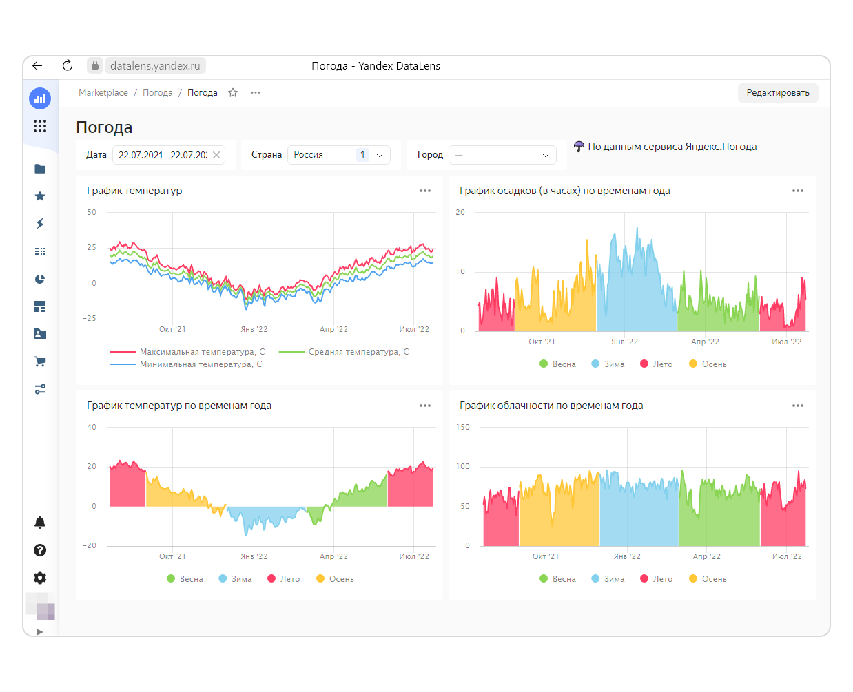
Пример такого инструмента — Yandex DataLens. С помощью DataLens можно загрузить данные из внешних систем, отфильтровать, связать между собой, настроить расчеты и вывести результаты на дашборд. В DataLens много готовых шаблонов, большая часть настроек не требует программирования и выполняется «на лету» после минимального обучения. А возможность «проваливаться» из сводных данных в детальные встроена в саму платформу, ее даже не нужно настраивать отдельно.
DataLens отлично визуализирует тенденции и выделяет отклонения. Данные подгружаются в режиме онлайн, информация на дашбордах постоянно обновляется, поэтому их можно использовать и для оперативного управления, и для стратегического анализа.

DataLens решает следующие типы задач:
- Анализ данных из нескольких однородных источников — например, чтобы сравнить продажи с нескольких сайтов или оценить работу партнерской сети.
- Сводный анализ разнородных данных из различных систем — например, вы можете объединить данные по розничным продажам из кассовых систем, по закупкам и товарообороту — из учетных систем 1С, по поставщикам и партнерам — из CRM. Эти сводные данные можно использовать для планирования ассортимента, управления запасами, ценообразованием.
- Быстрый анализ «сырых» данных — чтобы проанализировать новую ситуацию, понять, что происходит, проверить гипотезу.
- Оперативное управление — например, с помощью преднастроенных дашбордов удобно контролировать работу службы доставки, мониторить оборудование в цехах или отслеживать уровень запасов на складе.
- Поддержка принятия решений — ключевые показатели работы компании для совещаний топ-менеджеров.
DataLens входит в экосистему Yandex Cloud, что дает дополнительные преимущества — данные можно хранить и обрабатывать в облаке, не заботясь об ИТ-инфраструктуре. Вы сможете быстро получать дополнительные ресурсы для обработки данных в период пиковых нагрузок (например, сезонного спроса) и высвобождать эти ресурсы, когда они больше не нужны.
С данными и дашбордами в DataLens удобно работать совместно — вы можете поделиться инсайтами с коллегами или обосновать свои решения перед руководством. При этом Yandex Cloud обеспечивает высокую надежность хранения данных и защиту от нежелательного доступа.
Кроме того, DataLens интегрируется с разнообразными сервисами Яндекса, в том числе специализированными — например, вы можете встроить в свои приложения инструменты распознавания и синтеза речи Yandex SpeechKit. Это позволит выйти на новый уровень и предложить сервисы, которых нет у ваших конкурентов (и приблизить тот самый «быт будущего»).
Кстати, именно DataLens используется для мониторинга работы облачных сервисов и инфраструктуры Yandex Cloud. Зарегистрируйтесь
Подробнее о DataLens см. в документации.